El análisis básico de marketing digital es más fácil de lo que parece y proporciona suficiente información para evaluar tu rendimiento, crear informes y planificar tu estrategia. Además, puedes hacerlo con herramientas gratuitas, y el proceso se vuelve aún más sencillo al usar mi chatbot de IA llamado DataDecode.

Este bot es ideal para marketers principiantes y dueños de negocios que hacen marketing por su cuenta. Honestamente, esto es algo que desearía haber tenido cuando empecé con el marketing hace más de una década. ¡Vamos a ello!
El bot DataDecode te ayudará a:
- Identificar tendencias y anomalías en tus métricas.
- Predecir el rendimiento futuro basándote en datos pasados.
- Darte una evaluación general de tu estrategia y sugerir qué corregir.
Por cierto, tus datos están seguros. OpenAI no almacena datos de conversación permanentemente ni los usa para entrenar modelos futuros, y yo no tendré acceso a ninguna de las conversaciones.
El bot utiliza una plantilla de Google Docs con un conjunto de KPIs esenciales fáciles de seguir que puedes rellenar usando herramientas gratuitas (cubriré estas herramientas y métricas en un momento).
Haz clic aquí para copiar la plantilla o consigue el archivo xlsx para herramientas como Excel y Numbers.

Para darte una idea de cómo funciona el bot, aquí tienes un análisis de ejemplo.
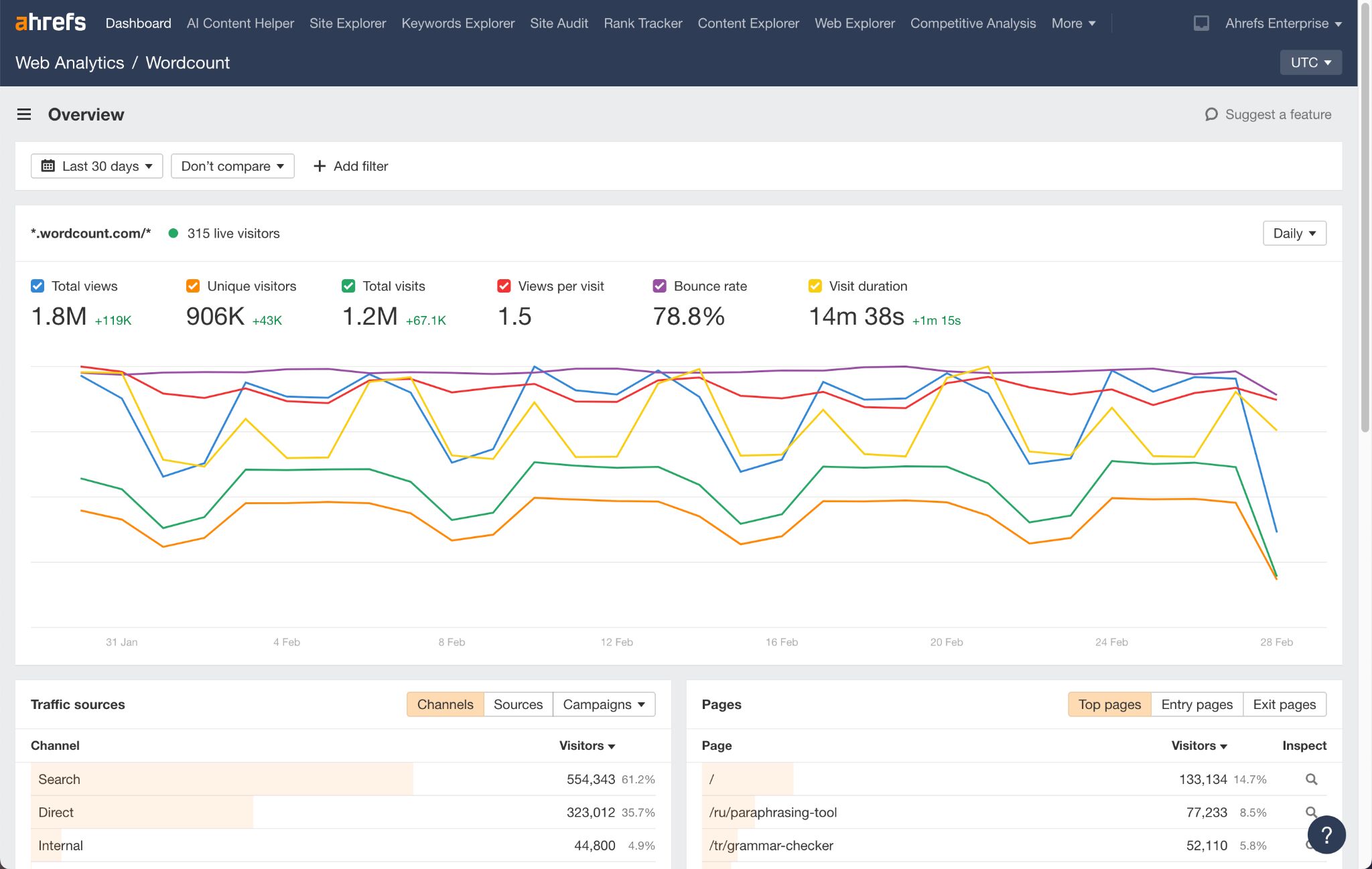
Para empezar, rellené la plantilla con datos que saqué principalmente de Website Analytics, parte de las Herramientas para Webmasters de Ahrefs gratuitas. Puedes usar Google Analytics o cualquier herramienta de análisis que te guste.

Por ejemplo, para obtener datos sobre el comportamiento de los visitantes que vienen de YouTube, seleccioné Social en la lista de canales e hice clic en la pestaña Fuentes (haz clic en la X en los filtros de arriba para volver a la vista anterior).

Después, descargué la plantilla de Google Sheets en formato xlsx (utiliza solo este formato) y la subí al bot DataDecode. Para un proceso más fluido, puedes conectar el bot a Google Drive o OneDrive.

El bot proporcionó un análisis exhaustivo de mis métricas en tráfico web, interacción en redes sociales, rendimiento de publicidad pagada, resultados de email marketing y cifras de ingresos.

Y proporcionó un resumen.

DataDecode mencionó optimizar la interacción con el producto, lo cual me llamó la atención. Hice una pregunta de seguimiento y el bot me devolvió un plan detallado, incluyendo tácticas e incluso un marco temporal.

Recuerda, aunque el bot puede procesar tus números como un profesional, no conoce la esencia de tu producto ni las tácticas de marketing que has probado. Piensa en él como un asesor inteligente que te da un punto de partida sólido y te ayuda a explorar opciones, pero confía en tu instinto para la decisión final.
Una última cosa: el secreto para entender todos estos números de marketing es ser constante con el tiempo. Tus datos tejen una historia sobre tu negocio, y detectarás los giros argumentales mucho más fácilmente si sigues capítulo por capítulo. Dedica un poco de tiempo cada mes para sentarte con tus métricas.
Pruébalo y hazme saber qué te parece.
Google Analytics (también conocido como GA4): Proporciona información sobre el tráfico del sitio web, el comportamiento del usuario y las conversiones.

Google Search Console: Ayuda a monitorizar el rendimiento de búsqueda y la indexación del sitio.

Ahrefs Webmaster Tools: Este producto combina la funcionalidad esencial de GA4 en una versión que respeta la privacidad con una solución SEO más robusta que GSC.

Información de redes sociales: Todas las plataformas de redes sociales ofrecen paneles de análisis gratuitos. También puedes usar agregadores como Buffer (plan gratuito disponible).

Plataformas de email marketing: siempre y cuando puedas conseguir una cuenta gratuita, se incluirán las analíticas esenciales (por ejemplo, Brevo, Mailchimp, Mailer Lite).

Google Ads & Meta Ads Insights: Rastrea el rendimiento de los anuncios con herramientas de informes gratuitas.

Analítica de ingresos. Realiza un seguimiento de los ingresos junto con tus campañas de marketing para detectar correlaciones. Esto es especialmente recomendado para negocios SaaS y se puede hacer con herramientas gratuitas como ProfitWell.

Tráfico y analítica web
Estas métricas rastrean cómo las personas encuentran e interactúan con tu sitio web.
- Vistas Totales: El número total de veces que tu sitio web fue visitado.
- Visitantes Únicos: El número de personas individuales que visitaron tu sitio (cada visitante se cuenta una vez).
- Tráfico Directo: Normalmente, visitantes que escribieron la URL de tu sitio web directamente en su navegador.
- Tráfico de Búsqueda Orgánica: Visitantes que encontraron tu sitio a través de Google u otros motores de búsqueda.
- Tráfico de Búsqueda de Pago: Visitantes que hicieron clic en anuncios de Google Ads de pago.
- Tráfico de Redes Sociales: Visitantes que hicieron clic en enlaces desde plataformas de redes sociales.
- Tráfico de Referencia: Visitantes que vinieron de otros sitios web que enlazan al tuyo.
- Tasa de Rebote: El porcentaje de visitantes que se van después de ver solo una página (cuanto más bajo, mejor).
- Duración de la Visita: El tiempo promedio que los visitantes permanecen en tu sitio web.
Rendimiento en redes sociales
Mide cómo funciona tu contenido en plataformas como LinkedIn y YouTube.
- Tráfico desde Redes Sociales: El número de visitas al sitio web desde LinkedIn, YouTube, etc.
- Tasa de Rebote: Muestra si los visitantes desde redes sociales se quedan o se van rápidamente.
- Seguidores/Suscriptores: El número total de personas que siguen tu marca en plataformas sociales.
- Publicaciones Realizadas: El número de publicaciones/vídeos que has creado.
- Horas de Visualización (YouTube): El tiempo total que las personas pasaron viendo tus vídeos de YouTube. Unas altas horas de visualización indican que los espectadores encuentran tus vídeos lo suficientemente valiosos como para quedarse, lo que el algoritmo de YouTube recompensa con una mejor visibilidad.
Rendimiento del email marketing
Rastrea qué tan bien están funcionando tus campañas de email.
- Campañas Enviadas: El número de campañas enviadas a tu audiencia.
- Tasa de Apertura: El porcentaje de destinatarios que abrieron tu email.
- Tasa de Clics (%): El porcentaje de destinatarios que hicieron clic en un enlace dentro del email.
- Suscriptores (Total): El número total de personas en tu lista de email.
- Bajas: El número de personas que optaron por no recibir tus emails.
Rendimiento de la publicidad pagada
Rastrea los resultados de tus campañas de marketing pagadas.
- Tráfico de Google Ads: El número de visitas al sitio web desde Google Ads.
- Tasa de Rebote de Google Ads: El porcentaje de visitantes de anuncios que se fueron después de una página.
- Duración de la Visita de Google Ads: El tiempo promedio que los visitantes de los anuncios permanecieron en tu sitio.
- Gasto en Google Ads: El dinero total gastado en Google Ads.
- Tráfico de Afiliados: Visitantes que vienen de socios o influencers que promocionan tu producto.
- Gasto en Afiliados: Dinero gastado en socios afiliados que dirigen tráfico a tu sitio.
Ingresos y ROI (Retorno de la Inversión)
Mide cuánto dinero están generando tus esfuerzos de marketing.
- MRR (Ingreso Recurrente Mensual): El ingreso total obtenido de suscripciones cada mes.
- MRR Activo: Ingresos de clientes activos.
- MRR Inactivo: Ingresos de usuarios inactivos que aún no han cancelado (es decir, ingresos en riesgo).
- Churn: El número de clientes que cancelaron su suscripción.
- Clientes: Número total de clientes de pago.
- Clientes Activos: Clientes que actualmente están utilizando tu producto.
- Pruebas: Personas que se registraron para una prueba gratuita de tu producto.
¿Cuáles son los tipos de análisis de datos en marketing?
Hay cuatro tipos principales de análisis de datos en marketing:
- Analítica descriptiva: Muestra lo que sucedió (p. ej., tráfico del sitio web, tasas de interacción).
- Analítica diagnóstica: Explica por qué sucedió (p. ej., análisis de atribución).
- Analítica predictiva: Pronostica lo que podría suceder (p. ej., proyecciones del valor de vida del cliente).
- Analítica prescriptiva: Recomienda lo que se debe hacer (p. ej., sistemas de ofertas automatizadas).
A medida que avanzas de la analítica descriptiva a la prescriptiva, transformarás los datos brutos en ventaja estratégica; convirtiendo la retrospectiva en previsión.
¿Cuál es la diferencia entre métricas e KPIs?
Las métricas son medidas que rastrean actividades o procesos específicos (p. ej., visitas a la página, tasas de clics, tiempo en el sitio). Úsalas para diagnosticar problemas tácticos, entender los patrones de comportamiento del usuario e identificar oportunidades de optimización a un nivel granular.
Los KPIs (Indicadores Clave de Rendimiento) son métricas específicamente elegidas para medir el progreso hacia los objetivos estratégicos de negocio (p. ej., coste de adquisición de clientes, tasa de conversión, tasa de retención). Úsalos para guiar decisiones estratégicas, alinear los esfuerzos del equipo con las prioridades del negocio y evaluar el impacto de tus inversiones en marketing.
¿Con qué frecuencia debo revisar mis análisis de marketing?
- Diario/semanal: Monitorea el rendimiento de la campaña durante las campañas activas.
- Mensual: Realiza un análisis más profundo y ajusta la estrategia si es necesario.
- Trimestral: Realiza revisiones integrales de la visión general.
¿Qué son las etiquetas UTM y los píxeles de seguimiento?
Las etiquetas UTM son parámetros añadidos a las URLs para rastrear las fuentes de tráfico, los nombres de las campañas y otros datos de atribución (p. ej., utm_source=newsletter).
Los píxeles de seguimiento son pequeñas imágenes invisibles incrustadas en emails o páginas web que se cargan cuando se visualiza el contenido, permitiendo a los marketers rastrear aperturas, visitas a la página y el comportamiento del usuario.
¿Cómo afecta el RGPD/CCPA a mi seguimiento de análisis?
Tanto el Reglamento General de Protección de Datos (ley de la Unión Europea) como las regulaciones de la Ley de Privacidad del Consumidor de California requieren:
- Consentimiento explícito antes de recopilar datos personales.
- Divulgación clara sobre qué datos se recopilan y cómo se utilizan.
- Opciones para que los usuarios accedan, eliminen o rechacen la recopilación de datos.
- Períodos de retención de datos limitados.
- Medidas de seguridad adecuadas para los datos almacenados.
Sin embargo, los análisis de sitios web amigables con la privacidad como Ahrefs Web Analytics no almacenan cookies ni datos personales, por lo que reducen significativamente tu carga de cumplimiento bajo el RGPD y la CCPA. Dado que estas soluciones de análisis centradas en la privacidad evitan recopilar información de identificación personal, pueden eliminar la necesidad de banners de consentimiento en muchos casos y simplificar las divulgaciones de tu política de privacidad.
¿Tienes preguntas? Estamos en X.
