C’est exactement là qu’intervient l’audit SEO.
Un audit SEO, c’est une analyse complète de votre site web pour identifier tout ce qui empêche vos pages de bien se positionner dans les résultats de recherche.
Il permet de détecter les problèmes techniques, les faiblesses de contenu et les opportunités de croissance liées aux mots-clés et aux backlinks.
En d’autres termes, un audit SEO vous dit pourquoi votre site ne performe pas (ou plus) et surtout quoi faire pour corriger ça.
En 2026, un audit SEO n’est plus une option :
- Google évalue la qualité globale de votre site, pas seulement vos pages individuelles
- Les problèmes techniques invisibles peuvent bloquer tout votre potentiel SEO
- Vos concurrents optimisent en continu. Certains ont même déjà pris de l’avance sur leur visibilité dans les IA. Rester immobile, c’est reculer
Que vous gériez un blog, un site vitrine, un e‑commerce ou un site international, ce guide vous donnera une méthodologie claire et actionnable pour reprendre le contrôle de vos performances SEO. Et en bonus, la plupart des outils d’audit SEO dont on vous parle sont gratuits.
Qu’est-ce qu’un audit SEO ?
Un audit SEO, c’est une analyse complète de votre site pour identifier tout ce qui freine vos performances dans Google. Et aujourd’hui, on peut même pousser l’analyse jusqu’à la visibilité sur les moteurs et assistants IA.
L’objectif n’est pas de “cocher des cases”, mais de répondre à une question simple : qu’est-ce qui empêche vos pages de se positionner mieux et quelles actions auront le plus d’impact ?
Un audit SEO repose généralement sur 3 piliers :
- Technique : est-ce que Google peut crawler, comprendre et indexer vos pages correctement ? (indexabilité, erreurs, performance, mobile, architecture…)
- Contenu : est-ce que vos pages répondent à l’intention de recherche, sont à jour et suffisamment qualitatives ? (thin content, cannibalisation, duplication, pertinence…)
- Popularité : est-ce que votre site inspire confiance et autorité via les liens ? (profil de backlinks, ancres, opportunités vs concurrents…)
Quand faut-il faire un audit SEO ?
Il n’y a pas de règle universelle. La fréquence de vos audits dépend de vos objectifs, de la taille de votre équipe, de celle de votre site web… Mais généralement, la moyenne des fréquences d’un audit sont celles-ci :
- Tous les 12 à 18 mois pour un audit complet (le “grand check-up”).
- Tous les 3 à 6 mois pour un audit ciblé (technique, contenu, popularité) selon vos objectifs.
- Et immédiatement après un événement à risque : refonte, migration, chute de trafic, changement CMS, ou mise à jour Google qui vous touche.
Pourquoi faire un audit SEO ?
La plupart des sites ne chutent pas “d’un coup”. Ils se dégradent progressivement : pages qui sortent de l’index, liens internes qui se cassent, contenus qui vieillissent, concurrents qui publient mieux, site qui ralentit… Résultat : vous perdez des positions, puis du trafic, puis des opportunités business.
Voici 7 raisons concrètes de faire un audit SEO (et ce que ça débloque vraiment) :
- Récupérer du trafic “bloqué”
Une page peut être excellente… mais invisible si elle est noindex, canonisée par erreur, ou mal crawlée. Un audit met ces problèmes au jour, souvent en quelques minutes. - Éviter les pertes après une refonte ou une migration
C’est un classique : redirections incomplètes, changements d’URL, pages orphelines, duplication. Un audit post-mise en ligne évite de “laisser Google deviner”.

- Améliorer l’expérience utilisateur (et vos conversions)
La performance n’est pas un détail. Des études montrent qu’une amélioration de 0,1 seconde sur mobile peut augmenter les conversions (en moyenne) de ~8% en retail et ~10% dans le secteur voyage. - Mettre à jour les contenus qui déclinent
Un contenu peut perdre du trafic parce qu’il est devenu obsolète ou dépassé. Un audit de contenu repère rapidement les pages en déclin (via GSC + Ahrefs) et vous donne une liste priorisée à rafraîchir. - Corriger les signaux on-page qui plombent le CTR
Titles non optimisés, meta descriptions absentes, Hn incohérents : parfois, le gain le plus rapide n’est pas de “créer du contenu”, mais de mieux vendre vos pages dans la SERP. - Comprendre ce que font vos concurrents (et où ils vous dépassent)
Un audit met en évidence vos “angles morts” : mots-clés manquants, pages que vous n’avez pas, sujets mieux traités ailleurs. - Gagner du temps avec une priorisation claire
Le ROI d’un audit vient surtout de là : arrêter de traiter des détails, et se concentrer sur les corrections à fort impact.
Les types d’audits SEO (liste courte, concret)
Audit technique SEO
Objectif : s’assurer que Google peut crawler, indexer et comprendre le site sans friction. À faire après refonte/migration, en cas de baisse de trafic, ou avant une grosse phase de croissance.
Audit de contenu SEO
Cet audit est fait pour identifier le contenu obsolète, le thin content, les pages qui ne matchent plus l’intention de recherche, et les opportunités de mise à jour/optimisation.
Audit de popularité (backlinks)
Analyser la qualité et la diversité des liens, détecter les liens toxiques, comprendre vos ancres, et trouver des opportunités de link building (souvent via comparaison concurrents).
Audit sémantique SEO
Vous pouvez ainsi vérifier la couverture de votre thématique (topics, clusters, mots-clés), repérer les gaps vs concurrents, et construire un plan de contenu cohérent orienté intention.
Etape 1 : Préparation et crawl initial
Un bon audit SEO commence par un crawl complet du site. C’est la base sur laquelle reposent toutes les analyses suivantes. Je vous guide pour crawler votre site avec des outils gratuits et comment les utiliser :
- Créez un nouveau projet dans Site Audit d’Ahrefs et autorisez l’accès à votre domaine. Cela permet à l’outil de crawler votre site comme le ferait Google, page par page.
- Importez les données depuis Google Search Console. C’est important pour croiser les données de crawl avec les données réelles de Google (pages indexées, erreurs, impressions, clics).

- Le crawl peut prendre de quelques minutes à plusieurs heures selon la taille du site. Pendant ce temps, Ahrefs analyse plus d’une centaine de signaux techniques. Une fois terminé, vous obtenez un Health Score, point de départ de l’audit pour savoir si les actions menées après l’audit sont efficaces.
Etape 2 : Audit technique SEO
C’est ici que l’on identifie les blocages structurels. Si vous avez lancé l’audit sur Ahrefs en parallèle de cet article, vous savez que tout est listé. Mais à quoi devez vous faire attention maintenant ?
✅ Vérifier l’indexabilité
Regarder l’analyse du robots.txt, du sitemap XML et des balises meta robots. Une page non indexable ne peut pas se positionner, peu importe sa qualité.
Ou sur Site Audit :

✅ Analyser l’architecture du site
Vérifiez la profondeur des pages, la logique de l’arborescence et la distribution du PageRank interne.
✅ Détecter les problèmes de crawl
Repérez les erreurs 404, les redirections 301 mal configurées et les chaînes de redirection.
✅ Vérifier les doublons
Contrôlez les versions www vs non-www et http vs https. Une seule version doit être accessible.
✅ Core Web Vitals et performance
Analysez LCP, INP (ex-FID) et CLS. Ces signaux impactent l’expérience utilisateur et le référencement.
✅ Mobile-first et responsive design
Assurez-vous que les pages sont parfaitement exploitables sur mobile.
✅ Données structurées
Vérifiez la présence et la validité des balises Schema.org.
✅ HTTPS et sécurité
Contrôlez les certificats, les contenus mixtes et les alertes de sécurité.
Etape 3 : La partie on-page de l’audit SEO
Ici, on s’assure que chaque page indexable est correctement optimisée. Vous pouvez observer les :
- Balises title
Vérifiez la longueur, l’optimisation sémantique et les doublons. - Meta descriptions
Assurez-vous qu’elles existent et qu’elles incitent au clic. - Structure Hn
Analysez la présence d’un seul H1 et la cohérence des H2 et H3. - Contenu dupliqué interne
Repérez les pages trop similaires qui se concurrencent. - Images
Contrôlez les attributs alt, le poids et les formats. - Maillage interne
Identifiez les pages orphelines et analysez les ancres internes. - Cannibalisation de mots-clés
Détectez les pages qui ciblent les mêmes requêtes sans stratégie claire.

Etape 4 : la partie contenu de l’audit SEO
Le contenu est souvent une des sources principales de croissance ou de déclin. Pour savoir si vos contenus sont pertinents et lesquels méritent une amélioration, commencez par :
- Identifier le contenu obsolète en analysant les pages en perte de trafic.
- Détecter le thin content : ce sont les pages trop pauvres pour se positionner. Elles sont souvent au-delà de la position 50.
- Analyser l’intention de recherche pour vérifier si chaque page répond réellement à ce que cherche l’utilisateur.
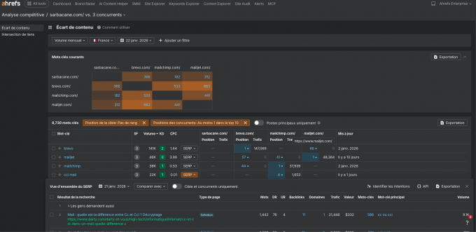
- Partir à la recherche des “Ecarts de contenu” (Gap analysis) : Les mots-clés sur lesquels vos concurrents se positionnent, mais pas vous.
- Sur la même voie, regarder les opportunités de contenu. Classez les idées selon leur potentiel de trafic et de conversion.
Le rapport Analyse Compétitive d’Ahrefs est le meilleur outil à cette étape de l’audit.

Etape 5 : L’Audit de popularité, le moment des backlinks
Les backlinks restent un signal majeur pour le SEO, et on sait maintenant qu’ils sont encore plus importants pour le GEO. Alors je vous conseille d’analyser :
- Le profil des liens : La qualité, la diversité et la pertinence des domaines référents.
- Les liens toxiques, ceux à risque ou artificiels.
- Les ancres : Vérifiez la répartition des ancres exactes, de marque et génériques
- Les backlinks des concurrents, on vous donne une méthode en 6 étapes pour trouver les opportunités de backlinks à partir de l’analyse de vos concurrents ici
- Les opportunités de link building : Repérez les liens que vos concurrents ont, mais pas vous.

Etape 6 : Analyse concurrentielle
En parlant de concurrent, un bon audit SEO ne se fait jamais en vase clos.
Identifiez vos vrais concurrents SEO, pas seulement vos concurrents business. Comparez
- le Domain Raking (DR)
- le trafic organique
- la couverture de mots-clés
Analysez les stratégies des leaders de votre marché pour comprendre pourquoi ils vous dépassent.

Etape 7 : Analyse des performances
Reliez les problèmes SEO aux résultats concrets.
- Analysez l’évolution du trafic organique via la Google Search Console ou Ahrefs par exemple.
- Suivez les positions sur les mots-clés stratégiques.
- Étudiez le CTR, les impressions et les variations liées aux mises à jour Google.

Etape 8 : La priorisation des actions
Un audit sans priorisation ne sert à rien.
Utilisez un framework impact vs effort pour classer les actions. Identifiez les quick wins et les optimisations long terme. Construisez une roadmap claire et exploitable, idéalement sous forme de matrice d’action téléchargeable.

Un audit SEO ne se fait pas “à l’œil”.
Sans outils fiables, vous passez à côté de problèmes critiques ou vous perdez un temps considérable à tout vérifier manuellement. La bonne nouvelle, c’est qu’il est aujourd’hui possible de réaliser un audit SEO solide gratuitement, à condition d’utiliser les bons outils et de savoir jusqu’où ils peuvent aller.
5 outils gratuits utiles pour vos audits
Ahrefs Webmaster Tools (AWT) : l’outil central
Ahrefs Webmaster Tools est l’outil gratuit le plus complet pour réaliser un audit SEO sérieux.
Avec AWT, vous pouvez :
- Crawler votre site web
- Détecter des centaines de problèmes techniques (indexation, performance, balises, liens internes…)
- Analyser vos backlinks existants
- Identifier des opportunités SEO sans limite de temps
Comment l’utiliser pour un audit SEO
- Créez un compte Ahrefs Webmaster Tools
- Ajoutez votre site et vérifiez la propriété (GSC ou DNS)
- Lancez un crawl dans Site Audit
- Analysez le Health Score et les erreurs prioritaires
- Corrigez les problèmes directement par lots (titles, H1, redirections, etc.)
Pour la majorité des sites vitrines, blogs et PME, AWT suffit largement pour identifier 80 % des problèmes SEO.

2. Tuto vidéo Site Audit : Lancer l’outil d’analyse de site pour un audit SEO automatique
3. Google Search Console
La Google Search Console est incontournable, car ce sont les données directement issues de Google.

Elle permet de :
- Vérifier l’indexation réelle des pages
- Identifier les erreurs critiques
- Analyser le trafic, les clics et les impressions
- Comprendre les performances par requête et par page
C’est l’outil idéal pour relier les problèmes techniques à des impacts concrets sur le trafic.
4. Google PageSpeed Insights
PageSpeed Insights est utilisé pour analyser :
- Les Core Web Vitals
- La performance mobile et desktop
Les recommandations d’optimisation front-end
À utiliser en complément d’Ahrefs pour comprendre pourquoi une page est lente et comment l’améliorer.
5. La version gratuite de Screaming Frog
La version gratuite de Screaming Frog permet de crawler jusqu’à 500 URL.
Utile pour :
- Vérifier rapidement des balises
- Identifier des erreurs 404
Auditer un petit site ou une section spécifique
Limité pour les sites plus importants, mais efficace en complément.
3 outils SEO payants pour mener un audit complet et gagner du temps
Lorsque le SEO devient un levier stratégique (site en croissance, e‑commerce, international), les outils payants deviennent rapidement rentables.
Ahrefs complet
Ahrefs est une suite marketing et SEO complète couvrant :
- Audit technique avancé
- Recherche de mots-clés
- Analyse concurrentielle
- Backlinks et link building
- Suivi de positions
C’est l’outil le plus polyvalent pour réaliser des audits SEO profonds et actionnables, notamment grâce à la priorisation des erreurs et aux analyses concurrentielles avancées.
Screaming Frog Premium
La version payante permet :
- Crawls illimités
- Analyse JavaScript
- Extraction avancée
- Intégrations GSC et GA
Très apprécié des profils techniques, mais nécessite plus d’expertise.
Brand Radar pour la visibilité sur les IA
Brand Radar est l’outil d’analyse et de suivi de votre visibilité IA. Brand Radar permet un audit dense de votre présence sur les LLMs comme ChatGPT, Claude, Copilote et d’autres modèles IA.
Avec Brand Radar, vous avez accès à :
- Votre part de voix IA et celles de vos concurrents
- Votre présence sur 6 LLMs et sur les AI Overviews
- Votre visibilité sur les outils qui ont un impact sur le GEO : Reddit, Youtube et Tiktok
- L’évolution de votre présence sur les LLMs et celle de vos concurrents
Un audit SEO qui reste au chaud dans un dossier sur votre drive n’a pas de valeur.
Le vrai travail commence après: comprendre les données, identifier ce qui compte vraiment et transformer les constats en actions mesurables.
9 indicateurs clés à suivre dans un audit SEO
Le Health Score (score de santé)
Le Health Score est une vue d’ensemble de l’état technique de votre site. Il agrège des centaines de signaux pour donner une note globale.
Un point important :
Un Health Score bas ne signifie pas forcément que votre SEO est “mauvais”. Il indique simplement le volume et la gravité des problèmes détectés.
Le Health Score sert surtout à suivre l’évolution dans le temps, pas à se comparer aux autres.
Les Erreurs (trouvables dans Site Audit)
Dans Site Audit d’Ahrefs, les problèmes sont classés en trois catégories. Les erreurs sont les blocages critiques (pages non indexables, erreurs 404 importantes, redirections cassées). Elles doivent être traitées en priorité.
Les Avertissements
Ils indiquent des problèmes potentiels ou des optimisations importantes (balises manquantes, performance moyenne, duplication partielle).
Les Recommandations
Ce sont des améliorations avancées qui permettent d’aller plus loin, mais qui n’empêchent pas le site de fonctionner.
La règle est simple : corriger les erreurs avant d’optimiser le reste.
Comprendre comment traiter les Erreurs, les Avertissement et les Recommandations en vidéo ici.
Le nombre de pages indexables vs non indexables
Les erreurs de crawl impactant des pages stratégiques
Les pages orphelines avec trafic ou backlinks
Les Core Web Vitals sur les pages à fort potentiel
Les pages en déclin de trafic organique
Ce sont ces métriques qui ont le plus d’impact sur la visibilité.
Les 10 erreurs SEO les plus fréquentes et leurs solutions
- Pages non indexées par erreur
Solution : vérifier les balises noindex, le robots.txt et les canoniques, puis corriger les pages stratégiques. - Titres manquants ou dupliqués
Solution : générer des titles uniques et optimisés. Site Audit permet de traiter ces corrections par lot. - Meta descriptions trop longues ou absentes
Solution : réécrire ou ajuster toutes les meta descriptions concernées directement depuis la plateforme. - H1 manquants ou multiples
Solution : corriger le template ou ajouter les H1 manquants en masse. - Pages orphelines
Solution : ajouter des liens internes depuis des pages pertinentes pour redistribuer l’autorité. - Erreurs 404 avec backlinks
Solution : rediriger les URL vers les pages les plus proches sémantiquement. - Chaînes de redirection
Solution : remplacer les chaînes par une redirection directe vers l’URL finale. - Contenu dupliqué interne
Solution : fusionner, canonicaliser ou différencier clairement les pages concernées. - Pages lentes sur mobile
Solution : optimiser les images, scripts et ressources bloquantes sur les pages clés. - Cannibalisation de mots-clés
Solution : regrouper le contenu ou clarifier le ciblage de chaque page.
L’avantage de Site Audit d’Ahrefs est de résoudre ces problèmes par lots, sans multiplier les outils ni les exports.

Comment créer un plan d’action SEO
Un audit SEO sans plan d’action reste un document théorique.
L’objectif est de transformer les constats en roadmap claire et priorisée.
Checklist d’audit SEO

Utilisez la checklist visuelle fournie pour :
- Valider les corrections techniques
- Suivre l’avancement
- Éviter les oublis
Chaque point doit correspondre à une action concrète, assignée et mesurable.
Créer une roadmap d’optimisation sur 3, 6 et 12 mois
À 3 mois
- Corriger toutes les erreurs critiques
- Récupérer les pages orphelines à fort potentiel
- Optimiser les titles et H1 prioritaires
À 6 mois
- Rafraîchir le contenu en déclin
- Améliorer le maillage interne
- Lancer les premières actions de link building
À 12 mois
- Déployer la stratégie de contenu complète
- Travailler les audits avancés (sémantique, international, local)
- Mesurer l’impact global et ajuster la stratégie
Quand les bases sont solides, l’audit SEO devient un outil stratégique.
On ne cherche plus seulement à corriger des erreurs, mais à optimiser la croissance à grande échelle, sur plusieurs marchés, langues ou zones géographiques.
L’audit SEO international est l’un des plus complexes, et l’un des plus rentables, lorsqu’il est bien exécuté.
Un audit SEO international vise à s’assurer que chaque version de votre site atteint la bonne audience, dans le bon pays, avec la bonne langue, sans créer de conflits entre les marchés.
Hreflang
Les balises hreflang indiquent à Google quelle version linguistique ou géographique afficher à l’utilisateur.
Lors de l’audit, vérifiez :
- La cohérence des balises hreflang (auto-référencement inclus)
- L’absence de conflits (langue/pays mal ciblés)
- Les erreurs de retour hreflang
- La correspondance entre hreflang, URL et contenu réel
Une mauvaise implémentation hreflang peut entraîner de la cannibalisation internationale et une perte de visibilité locale.
Ciblage géographique
Un audit international doit aussi analyser :
- Les paramètres de ciblage pays dans Google Search Console
- La structure des URL (ccTLD, sous-domaines, sous-dossiers)
- La cohérence entre langue, devise, contenu et intention locale
Le bon ciblage n’est pas toujours “un pays = une langue”. Certaines régions multilingues offrent des opportunités encore peu exploitées.
Serveurs et CDN
La performance est un facteur clé à l’international.
Analysez :
- La localisation des serveurs
- L’utilisation d’un CDN
- Les temps de chargement par région
- Les différences de Core Web Vitals selon les pays
Un site rapide en Europe peut être lent en Asie ou en Amérique du Sud, ce qui impacte directement l’expérience utilisateur et le SEO local.
Recherche de mots-clés internationaux sans parler la langue
C’est souvent le plus grand frein à l’expansion internationale : comment faire de la recherche de mots-clés dans une langue que vous ne maîtrisez pas ?
Ahrefs a récemment ajouté une fonctionnalité clé au rapport Global Terms dans Keywords Explorer :
Il est désormais possible de voir la signification des mots-clés internationaux, directement dans l’outil.
Cela permet notamment de :
- Valider que les mots-clés ciblés par un SEO local sont pertinents
- Découvrir des opportunités dans plusieurs pays à partir d’un seul mot-clé seed
- Identifier des opportunités dans des régions multilingues en ciblant différents groupes linguistiques
Vous pouvez ainsi lancer une recherche de mots-clés internationale sans parler la langue, tout en validant ensuite avec des natifs.
Analyse concurrentielle internationale
Une fois les mots-clés identifiés, analysez vos concurrents locaux.
Utilisez Content Gap pour :
- Comparer votre site aux concurrents par pays
- Identifier les mots-clés locaux que vous ne ciblez pas
- Découvrir des idées de contenu spécifiques à chaque marché
Cette approche permet d’éviter de dupliquer une stratégie globale inefficace et d’adapter réellement le contenu aux attentes locales.
Création de contenu optimisé à grande échelle
Les mots-clés internationaux peuvent ensuite être intégrés directement dans AI Content Helper, disponible dans de nombreuses langues.
Cela permet de :
- Créer du contenu optimisé pour le SEO et les IA
- Maintenir une cohérence de qualité entre les régions
- Gagner un temps considérable sur la production de contenu multilingue
Tuto vidéo : 4 utilisations d’Ahrefs + exemples pour le SEO international
1. Audit du Google Business Profile (GBP)
- Vérifier la cohérence du NAP (Name, Address, Phone)
- Catégorie principale et secondaires correctement définies
- Description optimisée avec mots-clés locaux
- Photos récentes et géolocalisées
- Publications régulières (Posts)
- Questions / réponses complétées
- Analyse des avis (volume, note, récence, réponses)
Objectif : améliorer la visibilité dans le Local Pack.
2. Audit des signaux de localisation on-page
- Présence du nom de la ville / zone dans :
- Title
- H1
- URL (si pertinent)
- Contenu principal
- Pages locales dédiées (une page = une zone)
- Données structurées LocalBusiness
- Mentions locales naturelles (quartiers, repères, zones desservies)
3. Audit des citations locales
- Cohérence NAP sur les annuaires majeurs
- Suppression des doublons ou fiches obsolètes
- Priorité aux annuaires de qualité et locaux
- Vérification des plateformes sectorielles
4. Audit des backlinks locaux
- Analyse des domaines référents locaux
- Liens depuis :
- Médias locaux
- Partenaires
- Associations
- Chambres de commerce
- Comparaison avec les concurrents locaux
5. Audit des pages locales
- Pages indexables et non dupliquées
- Contenu unique par zone (éviter le copier-coller)
- Intention locale respectée (service + lieu)
- CTA adaptés (prise de rendez-vous, appel, itinéraire)
Objectif : convertir le trafic local en clients.
6. Analyse concurrentielle locale
- Identifier les concurrents présents dans le Local Pack
- Comparer :
- GBP (avis, catégories)
- Pages locales
- Backlinks locaux
- Repérer les écarts faciles à combler (quick wins)
7. Priorisation des actions
- GBP et avis = impact immédiat
- Pages locales et on-page = impact moyen terme
- Backlinks locaux = impact long terme
Un audit SEO local efficace n’est pas volumineux. Il est chirurgical, orienté visibilité locale et conversions réelles.
Une fois votre audit SEO local terminé, vous pouvez vous lancer en suivant ces 8 astuces pour votre référencement local, spécialement pour les marchés francophones.
1. Audit des pages produits
- Pages bien indexables (pas de noindex accidentel)
- Titles uniques avec :
- Nom du produit
- Marque / catégorie
- Variante si pertinente
- Meta descriptions orientées conversion
- H1 unique et cohérent avec le title
- Contenu suffisant (éviter les fiches “vides”)
- Données structurées Product (prix, stock, avis)
- Images optimisées :
- Attributs alt descriptifs
- Poids et formats modernes
- Maillage interne :
- Depuis catégories
- Produits similaires / complémentaires
Objectif : positionner les pages produits sur des requêtes transactionnelles et convertir.
2. Audit des facettes et filtres
Les facettes sont l’un des plus grands pièges SEO en e‑commerce.
- Identifier toutes les URL générées par les filtres
- Décider quelles facettes doivent être :
- Indexables
- Crawlables mais non indexées
- Bloquées (robots.txt, noindex, canonical)
- Éviter la génération infinie d’URL
- Canonicalisation correcte vers la page catégorie principale
- Vérifier l’impact sur le budget de crawl
Objectif : éviter la dilution du PageRank et le contenu dupliqué massif.
3. Audit de la pagination
La pagination est souvent mal gérée et sous-exploitée.
- Pages paginées crawlables (pas bloquées)
- Contenu unique sur la page 1 (prioritaire SEO)
- Titles et H1 différenciés si nécessaire
- Liens internes clairs entre les pages paginées
- Vérification de la profondeur (pages trop éloignées)
- Analyse des produits importants perdus en profondeur
Objectif : permettre à Google de découvrir et comprendre l’ensemble du catalogue sans pénalité SEO.
Le coût d’un audit SEO dépend principalement de trois facteurs :
- la taille du site,
- le niveau de profondeur attendu
- les ressources mobilisées (temps, outils, expertise).
Il n’existe pas “un” prix unique, mais plusieurs options, chacune adaptée à un contexte précis.
Mener un Audit SEO en interne — dès 0€
C’est l’option la plus accessible.
- Utilisation d’outils gratuits (Ahrefs Webmaster Tools, Google Search Console)
- Audit principalement technique et on-page
- Temps investi élevé
- Expertise limitée selon votre niveau
L’audit en interne est adapté aux petits sites, blogs, freelances ou projets en phase de test. Attention, il n’est pas complètement gratuit, car vous allez y passer du temps, surtout pour vos premiers audits !
Audit SEO en interne avec outils payants de 50 à 500 € / mois
Le coût correspond principalement à l’abonnement aux outils.
- Accès à des données concurrentielles avancées
- Audits plus profonds et mieux priorisés
- Gain de temps significatif
- Toujours dépendant de vos compétences SEO
Il est adapté aux équipes marketing, scale-ups, e‑commerce et sites en croissance.
Audit SEO par un freelance entre 500 à 3 000 €
Un freelance SEO apporte son expertise et sa méthodologie.
- Audit personnalisé
- Analyse stratégique
- Recommandations actionnables
- Qualité variable selon le profil
Passez par un freelance est intéressant pour les PME et entreprises sans SEO interne structuré.
Audit SEO par une agence de 2 000 à 30 000 €
L’option la plus complète.
- Audit multi-leviers (technique, contenu, popularité, concurrence)
- Analyse business et priorisation stratégique
- Équipe pluridisciplinaire
- Reporting structuré et roadmap détaillée
C’est l’audit le plus intéressant pour les sites complexes, e‑commerce, international, ou à fort enjeu business. Il présente un coût et doit absolument présenter des actions concrètes et justifier d’un fort retour sur investissement.
| Option | Coût | Profondeur | Expertise requise | Pour qui |
|---|---|---|---|---|
| Audit DIY gratuit | 0 € | Basique | Élevée | Petits sites, débutants |
| Outils payants | 50–500 €/mois | Avancée | Moyenne | Équipes marketing |
| Freelance SEO | 500–3 000 € | Élevée | Faible | PME |
| Agence SEO | 2 000–15 000 € | Très élevée | Faible | Sites complexes |
Le mot de la fin
Après plusieurs années passées à travailler sur des projets SEO en Europe, j’ai pu constaté à quel point l’audit SEO est l’un des leviers les plus sous-estimés. Beaucoup d’équipes se concentrent sur la production de contenu ou le netlinking, sans prendre le temps de vérifier si les bases sont réellement solides.
L’audit est lancé, mais pas suffisamment consulté. Pas assez vérifié. Pas du tout suivi.
De mon côté, j’ai adopté une approche simple et durable.
Un audit SEO complet tous les 18 mois pour faire un vrai état des lieux, et tous les 6 mois, un audit plus ciblé : technique, sémantique, local ou international, en fonction des priorités et des défis à venir.
Cela permet de garder une vision claire, d’ajuster la stratégie et d’éviter de travailler “à l’aveugle”.
Un audit SEO ne doit pas être vu comme une contrainte ponctuelle, mais comme une boussole. Un outil que l’on consulte régulièrement pour avancer plus vite, faire les bons choix et concentrer ses efforts là où l’impact est réel.
Et aujourd’hui, il n’a jamais été aussi simple de gagner du temps. En s’appuyant sur des solutions comme le serveur Ahrefs MCP, il est possible d’automatiser une grande partie des analyses, d’accélérer les audits et de se concentrer sur ce qui compte vraiment : la prise de décision et l’exécution.
Le SEO évolue vite.
Ceux qui prennent le temps de s’auditer régulièrement gardent toujours une longueur d’avance.


