Nous avons 17 nouveautés ce mois-ci : une visibilité IA encore plus poussée, des rapports plus fluides et de nouvelles connexions entre Ahrefs et votre assistant IA préféré.
On en parle maintenant !
Suivi YouTube
Brand Radar intègre désormais YouTube. Une nouvelle section Visibilité Vidéo affiche un index complet des vidéos à fort trafic dans lesquelles votre marque apparaît.
Nous analysons les titres, descriptions et transcriptions. Nous ne faisons remonter que les extraits réellement pertinents.

Disponible gratuitement sur tous les forfaits payants pendant la bêta.
Notre vidéo-tuto de Brand Radar est toujours en ligne :
Graphique de performance de la marque
La Vue d’Ensemble de Brand Radar intègre désormais un graphique combiné regroupant : Mentions, Citations, Impressions et Part de Voix IA.
En un coup d’œil, vous voyez si votre visibilité progresse, stagne ou recule.

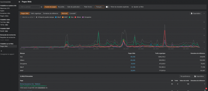
Meilleure analyse historique
Le nouveau graphique Pages Web (historique) facilite l’identification des tendances. Il respecte aussi tous les filtres, ce qui vous permet d’analyser l’évolution par URL, plateforme ou période. Vos pouvez réellement comprendre ce qui a changé.

Joindre des rapports à n’importe quel projet
Lors de la création d’un rapport, vous pouvez l’associer à un projet existant.
Nous pré-remplissons automatiquement la marque et les concurrents via l’IA, et l’accès s’aligne sur les permissions du projet.

Premier endpoint API pour Brand Radar
Vous pouvez désormais récupérer les Impressions par API, en utilisant les mêmes filtres que dans l’interface.
Intégrez la visibilité IA dans vos dashboards ou modèles sans export manuel.

Propriétés d’événements personnalisées
Ajoutez des informations supplémentaires (plan, variante, catégorie, taille, etc.) à n’importe quel événement suivi.
Grâce à cette nouveauté, vous pouvez segmenter des événements larges en groupes plus précis et exploitables.
Ajoutez les propriétés via le script de tracking, les classes CSS ou l’API JS.
Vous pourrez ensuite les utiliser dans le rapport Propriété d’événement (dans notre outil Web Analytics) ou comme filtres dans l’ensemble des rapports.

Nouveaux filtres pour les mots-clés
Les widgets de mots-clés dans votre Dashboard provenant de Site Explorer prennent désormais en charge : Intentions, Position, fonctionnalités SERP et filtres d’URL pour un contrôle plus précis.

Dossiers et duplication de widgets
Ajoutez des rapports à des dossiers et dupliquez des widgets individuellement pour accélérer la construction de mises en page.
La duplication complète de rapports arrive bientôt.

Export vers Google Docs
Exportez vos documents directement dans Google Docs avec la mise en forme préservée.
(Export par document pour le moment.

Pages payantes + publicités
Pages payantes 3.0 indique désormais dans combien de publicités chaque page apparaît.
Vous pouvez consulter les annonces et filtrer selon celles-ci. C’est la fonctionnalité idéale pour analyser les investissements publicitaires des concurrents et les pages qu’ils mettent en avant.

Détection massive d’IA intégrée
Les niveaux de contenu IA sont désormais calculés pendant les explorations (crawls).
La Vue d’ensemble inclut un graphique en secteurs affichant la répartition du contenu IA sur l’ensemble du site.

Cliquez sur le graphique ou utilisez Page Explorer pour lister les pages selon leur niveau d’IA, suivre l’évolution dans le temps et analyser l’utilisation de l’IA par vos concurrents.
Ouvrir une URL met en évidence le texte identifié comme généré par IA et ayant contribué au score.
La fonctionnalité complète nécessite un boost de projet Max. Les forfaits payants voient une petite démonstration gratuite à chaque crawl.
Mises à jour de Patches
Vous pouvez désormais corriger des problèmes plus avancés :
- Modifier les URL canoniques
- Ajouter des redirections
- Publier des opportunités de liens internes directement sur votre site
Les URL canoniques, redirections et balises robots nécessitent un déploiement via Cloudflare.
Les opportunités de liens internes peuvent être publiées via un snippet JS ou Cloudflare.

Filtres de langue
Filtrez les idées de mots-clés par langue dans n’importe quel pays.
Vous pouvez utiliser cette fonctionnalité notamment pour les marchés multilingues (ex. recherches d’expatriés au Japon).

Exclure les catégories sensibles
Filtrez les mots-clés étiquetés ADULT, VIOLENCE, DRUGS, VULGAR, et d’autres catégories sensibles.

Structure du site
Un nouveau rapport Structure de Site complète celui de Site Explorer.
Visualisez votre site sous forme d’arborescence et incluez la contribution de chaque section à la performance organique.
Les forfaits Standard (et au-delà) ont accès à la structure complète. Les plans Starter et Lite voient uniquement le niveau supérieur.

Graphique d’historique des mots-clés
Ajoutez n’importe quel mot-clé au graphique d’historique.
En mode comparaison, les périodes actuelle et précédente s’affichent côte à côte pour repérer plus rapidement les changements.

Notre équipe a intégré des améliorations pour faciliter la planification et la publication :
- Vue calendrier : affichage plus clair de tous les posts à venir sur chaque compte connecté.
Basculez entre les vues compacte et détaillée. - Filtre par auteur : les équipes multi-membres peuvent savoir quel collaborateur publie quel contenu.
- Paste-to-upload : collez directement des images dans l’éditeur pour un téléversement instantané.

Mises à jour générales
Clés d’accès
Ajoutez une clé d’accès dans les paramètres du compte pour vous connecter sans rien taper.
Votre navigateur, gestionnaire de mots de passe ou clé physique gère l’authentification.
Les clés d’accès se synchronisent automatiquement entre vos appareils.

Rapport d’utilisation de l’API
Un nouveau rapport dans les paramètres du compte liste toutes les requêtes API de votre workspace.
- Voyez si les requêtes proviennent d’APIv3, MCP ou Ahrefs Connect.
- Filtrez par scope, token ou utilisateur
- Consultez les graphiques sur le volume et la consommation d’unités.
L’historique commence autour du 14 octobre.

–
C’est tout pour ce mois-ci !
Pour ne manquer aucune information, abonnez-vous au compte Linkedin Ahrefs pour les francophones.