Si vous cherchez à obtenir davantage de backlinks vers votre site web, analyser la manière dont vos concurrents ont construit et acquis les leurs est un excellent point de départ.
Pourquoi ? Parce que comprendre comment ils ont obtenu des liens peut vous aider à orienter et affiner votre stratégie de netlinking, une étape importante dès le début d’une réflexion SEO.
D’ici 10mn, vous saurez
- Trouver les backlinks de vos concurrents quelque soit votre budget
- Identifier et reproduire la stratégie de netlinking (backlinks) des acteurs de votre marché
- Lancer votre propre stratégie de backlinks en prenant le meilleur de celles de vos concurrents
- Identifiez vos concurrents SEO en analysant les sites qui se positionnent sur les mêmes mots-clés que vous.
- Analysez leurs backlinks avec un outil gratuit ou payant pour accéder à leur profil de liens.
- Repérez les backlinks facilement reproductibles (annuaires, listicles, interviews, podcasts, articles invités).
- Analysez les tactiques de netlinking dominantes utilisées par vos concurrents pour comprendre ce qui fonctionne dans votre marché.
- Récupérez des opportunités de liens via les pages cassées (404), les redirections 301 et les backlinks vers du contenu obsolète ou erroné.
- Construisez votre propre stratégie de backlinks en reproduisant les meilleures pratiques, sans chercher à copier les liens à l’identique.
Et maintenant, je vous explique ces 6 points avec des exemples et des tutoriels. C’est parti !
Pour ça, on va regarder les outils possibles (payants et gratuits), car sans outil, vous devrez analyser chaque page manuellement, et je sais que vous avez mieux à faire.
La méthode gratuite pour récupérer les 100 meilleurs backlinks
Direction notre outil gratuit pour trouver les backlinks d’un site en libre accès. Saisissez le domaine ou l’URL de votre concurrent. Vous pouvez également l’essayer via l’outil ci-dessous.
Vous aurez accès au :
- nombre total de backlinks,
- nombre de domaines référents (sites qui font des liens),
- aux 100 principaux backlinks (page référente, ancre et URL cible).

Capture d’écran non exhaustive, n’hésitez pas à tester vous-même
La méthode payante pour récupérer tous les backlinks de n’importe quel site web
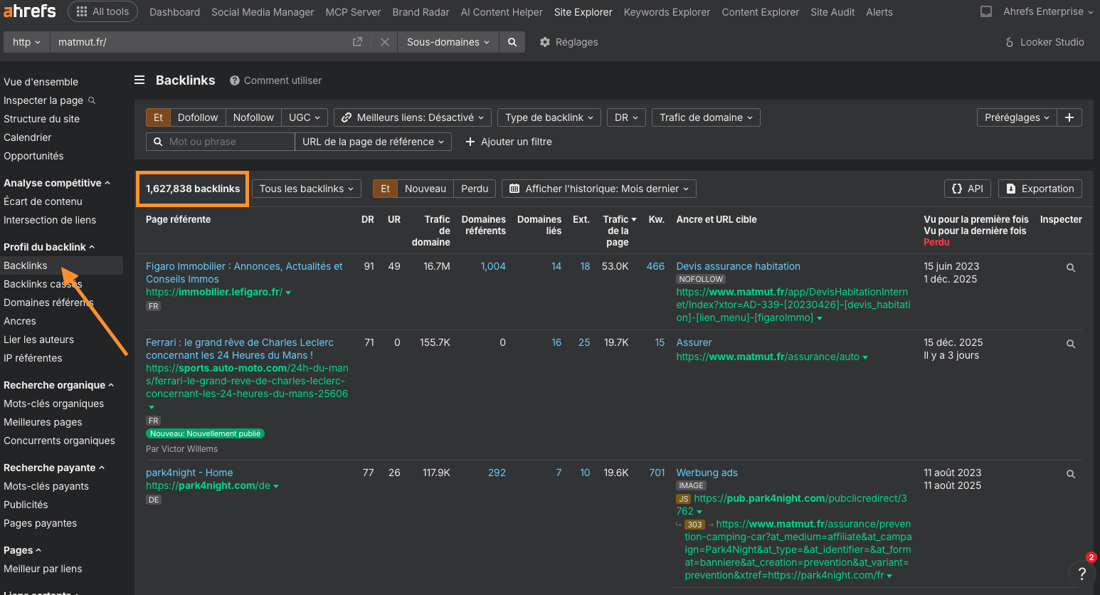
Inscrivez-vous à Ahrefs, entrez le domaine ou l’URL de votre concurrent dans Site Explorer, puis rendez-vous dans le rapport Backlinks.
Vous verrez alors l’ensemble de leurs backlinks. On en a plus de 80 000 dans l’exemple en dessous : 
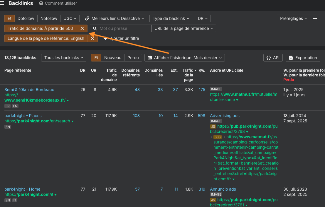
Si vous souhaitez vous concentrer sur des backlinks spécifiques, par exemple ceux provenant de pages en anglais ou de sites générant du trafic, utilisez les filtres. 
Tuto vidéo : trouver les backlinks de vos concurrents en 1 mn
Timestamps :
00:00 Tuto comment avoir la liste des backlinks d’un site
00:30 Tuto comment trouver ses vrais concurrents
Exemple : comment trouver qui sont vos concurrents ?
Entrez l’URL de votre site ou d’une page dans Site Explorer, puis rendez-vous dans le rapport Concurrents organiques. Je vous montre l’exemple des concurrents de la Matmut.
Vous verrez alors une liste de sites ou de pages qui se positionnent sur les mêmes mots-clés que votre cible.

La majorité des backlinks de vos concurrents seront extrêmement difficiles à voler à l’identique, mais vous pouvez vous en inspirer pour trouver des backlinks très proches. Voyons 4 méthodes pour y parvenir.
1. Trouver les liens d’annuaires de vos concurrents
Les liens provenant d’annuaires sont loin d’être les plus puissants, mais ils sont faciles à reproduire. De nombreux professionnels du SEO estiment également qu’ils peuvent aider au positionnement dans le “map pack” pour les entreprises locales.
Voici la méthode la plus simple pour les trouver :
- Entrez votre page d’accueil dans Site Explorer
- Rendez-vous dans le rapport Intersection de liens
- Ajoutez les pages d’accueil de quelques concurrents dans les champs vides
- Réglez le mode de recherche « toutes les pages » sur URL
- Cliquez sur Afficher les opportunités de liens


La fonctionnalité Intersectionnalité de liens affiche les sites web qui font des liens vers une ou plusieurs pages d’accueil de vos concurrents, mais pas vers la vôtre. Il ne vous reste alors plus qu’à parcourir la liste pour repérer les sites qui ressemblent à des annuaires de niche ou locaux.

Reproduire ces liens consiste généralement simplement à créer un compte et à ajouter votre entreprise.
Certains annuaires facturent des frais. Ne soyez pas tenté de payer uniquement pour des raisons SEO : cela n’en vaut généralement pas la peine. Ne payez que si l’annuaire est susceptible de vous apporter de vrais clients.
2. Trouver des listicles où vos concurrents sont mentionnés, mais pas vous
Si vos concurrents sont cités dans des listicles du type meilleurs outils / meilleurs restaurants / meilleurs services (selon votre activité), il est possible que vous puissiez être mentionné dans cette même liste. Une mention s’accompagne généralement d’un lien, ce qui est votre objectif.
Ce type de listicles est en général facile à repérer dans le rapport Backlinks d’un concurrent.

Cependant, les meilleures opportunités proviennent des listes qui mentionnent plusieurs concurrents, car le sujet de la page est alors plus susceptible d’être pertinent pour votre activité.
Voici une méthode simple pour les identifier :
- Allez dans l’onglet Content Explorer d’Ahrefs
- Recherchez : “concurrent 1” “concurrent 2” “concurrent 3” -“nom de votre entreprise”

Il ne vous reste alors plus qu’à passer les résultats en revue et à contacter les auteurs des listes pour lesquels il serait pertinent d’ajouter votre entreprise.
Exemple d’email de prise de contact (cas d’Aweber)
Bonjour [Prénom],
Je viens de tomber sur votre liste des meilleurs outils d’email marketing et j’ai remarqué que Brevo n’y figurait pas. Est-ce parce que vous n’appréciez pas notre plateforme ou parce que vous ne l’avez pas encore testée ?
Si c’est la seconde option, je serais ravi(e) de vous proposer un compte gratuit afin que vous puissiez l’essayer.
Qu’en pensez-vous ?
[Prénom]
3. Trouver les liens de vos concurrents issus d’interviews et de podcasts
Les liens provenant d’interviews et de podcasts sont plus courants dans certains secteurs que dans d’autres. Il est donc possible que vous n’en trouviez aucun chez vos concurrents. Cela dit, comme la recherche ne prend qu’une minute, cela vaut largement le coup de vérifier.
Voici une méthode en 4 étapes pour les identifier :
- Allez dans Site Explorer
- Entrez l’URL du profil Twitter ou Linkedin du ou de la CEO, CMO ou de la personne la plus active en marketing au sein de l’entreprise concurrente
- Rendez-vous dans le rapport Backlinks
- Appliquez un filtre sur les résultats dont l’URL de la page référente contient « podcast », « épisode » ou « interview »

4. Trouver les liens d’articles invités de vos concurrents
Le guest blogging est la troisième tactique de netlinking la plus populaire, selon le rapport State of Link Building 2022 d’Aira. Il est donc très probable qu’au moins une partie de vos concurrents l’utilisent.
Cela dit, même s’il est possible de repérer ces liens dans le rapport Backlinks d’un concurrent, ils sont souvent difficiles à identifier.
Par exemple, l’un des liens ci-dessous provient d’un article invité, et l’autre non. Pourtant, il est impossible de le déterminer uniquement à partir du profil de liens.

En gardant cela à l’esprit, voici une méthode plus simple pour trouver les articles invités d’un concurrent :
- Allez dans Content Explorer
- Recherchez votre sujet
- Ajoutez un filtre d’auteur
- Selon, les résultats, appliquez le filtre une page par domaine
Exemple de recherche de guest blogging ici avec Nicolas Nguyen de Semji.

La majorité des résultats devraient correspondre à des articles invités rédigés par cette personne. Les reproduire est aussi simple que de contacter les mêmes sites et de leur proposer un sujet.
Si vos concurrents obtiennent de nombreux backlinks via des annuaires, des podcasts, des interviews ou des articles invités, cela signifie clairement que ces tactiques de netlinking fonctionnent pour eux.Ne vous limitez donc pas à reproduire uniquement les liens exacts qu’ils ont obtenus : cherchez également à obtenir d’autres liens via ces mêmes leviers.
Voici quelques tutoriels pour vous aider :
- Comment trouver des opportunités de guest blogging sur des sites actifs [Vidéo]
- Comment trouver des podcasts pour se faire interviewer [Vidéo]
- Comment créer des citations locales* [Article de blog]
Note : *la majorité des citations proviennent d’annuaires. Créer des opportunités de citations revient donc, dans les faits, presque à identifier des opportunités de liens depuis des annuaires.
Cela dit, il existe encore d’autres tactiques qui méritent d’être vérifiées.
Vérifier les liens obtenus passivement grâce à des éléments « linkable »
Les linkable points correspondent à des éléments tels que des faits, des statistiques ou des idées originales qui trouvent un écho auprès de la communauté qui fait des liens (linkerati) et attirent naturellement des backlinks.
Même si vos concurrents n’utilisent pas consciemment cette approche pour obtenir des liens, elle peut malgré tout expliquer une partie de leurs backlinks. On va donc l’analyser.
Voici comment procéder :
- Allez dans Site Explorer
- Entrez l’une des pages les mieux positionnées sur votre mot-clé cible
- Rendez-vous dans le rapport Ancres
- Repérez les ancres faisant référence à des faits, des chiffres ou des idées originales
Par exemple, le rapport Ancres d’une page positionnée sur « seo » mentionne plusieurs statistiques.

Trouver des liens perdus de vos concurrents à récupérer
Vos concurrents peuvent avoir des liens qui n’ont plus vraiment de raison d’exister pour eux. Si vous êtes en mesure de proposer aux sites qui font ces liens une meilleure alternative, vous pouvez souvent récupérer ces backlinks pour votre propre site.
Voici quelques tactiques basées sur ce principe :
Le link building avec les pages 404
Le broken link building consiste à identifier une page supprimée qui possède encore des backlinks, à créer votre propre ressource sur le même sujet, puis à demander aux sites qui font ces liens de pointer vers votre contenu à la place.
9 étapes pour trouver des opportunités de liens cassés :
- Rendez-vous dans le Content Explorer d’Ahrefs
- Chercher un sujet
- Filtrer par pages cassées uniquement
- Filtrer les pages par domaines référents (décidez de la valeur minimale intéressante pour vous)
- Identifier un concurrent intéressant
- Entrer le lien du domaine d’un concurrent dans Site Explorer
- Accéder au rapport Meilleur par Liens
- Ajouter un filtre code HTTP “404”
- Analyser les résultats pour identifier les opportunités :
- Vérifier ce qu’était la page à l’origine : pour cela, entrez l’URL dans la Wayback Machine. Il doit s’agir d’un contenu pour lequel vous êtes en mesure de créer une ressource similaire.
- Évaluer la qualité des backlinks de la page : pour cela, réalisez un audit de backlinks dans Site Explorer. Si la page ne dispose pas de liens de qualité, ce n’est pas la meilleure opportunité pour une campagne de broken link building.
- Contacter les sites qui font des liens et leur proposer de remplacer le lien.
Tuto vidéo : Trouver les backlinks de pages 404 pour votre stratégie de netlinking
Le link building via redirections 301
La stratégie de link building avec des 301 redirect consiste à repérer les redirections non pertinentes de vos concurrents, puis à proposer aux sites qui font des liens une alternative plus adaptée.
Par exemple, cette page de Search Engine Land consacrée à la mise à jour Google Penguin possède des backlinks provenant de 1 200 domaines référents :
Comment trouver les redirections 301 non pertinentes de vos concurrents ?
- Allez dans Site Explorer
- Entrez le domaine d’un concurrent
- Rendez-vous dans le rapport Meilleures par liens
- Ajoutez un filtre sur le code HTTP 3XX – redirection

Des liens de mauvaise qualité
Certains backlinks « récupérables » de vos concurrents ne rentrent pas clairement dans une catégorie classique de tactiques de netlinking. Les identifier demande davantage de finesse et d’expérience, mais cette approche permet souvent de trouver des angles de contact uniques.
Exemple
Imaginons que nous souhaitions obtenir des liens vers notre liste des facteurs de classement Google. Si l’on analyse les résultats les mieux positionnés sur ce mot-clé dans Keywords Explorer d’Ahrefs, on constate que beaucoup d’entre eux possèdent des centaines de backlinks (potentiellement « récupérables ») provenant de centaines de domaines :

Lorsque j’ai entré l’une de ces URLs concurrentes dans Site Explorer et consulté le rapport Backlinks, certains signaux d’alerte sont apparus en observant l’ancre et le texte environnant de ce lien :

Le texte autour du lien affirme que le taux de rebond, le temps passé sur la page (dwell time) et les visites répétées sont des facteurs de classement.
Étant donné que ce lien semble s’appuyer sur les informations fournies par la page concurrente, j’ai décidé d’aller vérifier par moi-même. J’y ai découvert un contenu donnant de très mauvais conseils, potentiellement dangereux :

Les facteurs de classement mis en évidence n’en sont en réalité pas du tout.
Je ne sais pas dans quelle mesure les sites qui font ces liens s’en soucieraient, mais il y a ici une vraie opportunité : contacter les prospects les plus pertinents, leur expliquer qu’ils pointent vers un contenu inexact et leur proposer de faire un lien vers notre propre liste de facteurs de classement à la place.
Même si seule une partie d’entre eux réagit, nous gagnons quelques backlinks tout en luttant contre la désinformation. Tout le monde y gagne.