Ti presento Google Analytics.
Google Analytics rappresenta metaforicamente la luce per il tuo sito, rivelando chi lo visita, come viene trovato sul web e cosa fanno gli utenti una volta che sono lì. Successivamente, potrai utilizzare questi dati per migliorare il tuo sito, un passo alla volta.
In questa guida, imparerai:
- Cos’è Google Analytics
- Perché dovresti utilizzare Google Analytics
- Come impostare Google Analytics
- Come usare Google Analytics
- Come migliorare il tuo sito web con Google Analytics
Google Analytics 4 (GA4) è un tool di web analytics di Google che permette di tracciare e misurare il traffico degli utenti e il loro relativo comportamento sul tuo sito (gratuitamente). Viene utilizzato da un numero stimato di 28.8 milioni di siti web. GA rappresenta un valore stimato dell’85.9% del mercato totale dei tool di web analytic.
Ecco una schermata direttamente dal tool:

Il motivo per cui hai avviato il tuo sito è per informare potenziali clienti dei tuoi prodotti o servizi e trasformali in fedeli clienti. Per farlo in maniera efficace, devi sapere da dove provengono i tuoi visitatori, a cosa sono maggiormente interessati e quali sono touchpoint che ti aiutano a convertirli in clienti.
Registrare e analizzare i tuoi dati con GA4 ti aiuterà a creare delle strategie di digital marketing che ti aiuteranno ad ottenere più visitatori e fatturato.
Google Analytics è gratuito?
Google Analytics è completamente gratuito, ma ha dei limiti in termini di collezione dati e configurazione. La maggior parte degli SME non supererà mai questi limiti. Se sei preoccupato riguardo i limiti, cerca la spunta verde a fianco al titolo di ogni report; questa spunta conferma che non stai visualizzando solo un campione di dati dell’intero report.

Se è vero che non puoi prendere dei pesci senza una buona rete, Google Analytics non può collezionare dati senza essere installato. Prima lo fai, meglio è.
Segui questi 3 passaggi e installa Google Analytics.
1. Crea e imposta il tuo account Google Analytics
Segui queste istruzioni per creare correttamente un account.
- Vai su analytics.google.com.
- Clicca su Inizia gratis.
- Inserisci il nome dell’account (Questo è solo per scopi interni. Ti consigliamo di utilizzare il nome dell’azienda)
- Modifica i campi di condivisione dei dati (opzionale).
- Clicca Avanti.
- Inserisci il nome della proprietà(Questo è ad uso interno e il dominio del tuo sito è un’ottima scelta, specialmente se lavori su più siti all’interno della stessa azienda)
- Verifica che il fuso orario e la valuta siano giuste (Questo dovrebbe essere scelto accuratamente in base alla locazione dell’azienda).
- Clicca Mostra opzioni avanzate.
- Metti una spunta su ‘Crea una proprietà Universal Analytics’ (Questa è una best practice per avere tutte le funzioni di GA4 attive.)
- Inserisci l’URL del sito web.
- Clicca su Avanti.
- Inserisci il settore e le dimensioni dell’azienda (opzionale).
- Clicca Crea.
- Accetta i Termini e le Condizioni di Google Analytics (Assicurati di familiarizzare con i contenuti prima di accettare, in quanto potrebbero esserci specifiche regole e norme rispetto alla privacy per la tua zona)
- Verifica i dettagli dello Stream di dati (Assicurati che tutti i dati siano corretti, incluse cose come HTTP vs. HTTPS e www vs non-www. Questi potrebbero influenzare l’accuratezza dei dati.)
2. Aggiungi il tag di Google Analytics al tuo sito
Devi installare il tag di GA4 sul tuo sito prima che Google Analytics possa iniziare a raccogliere dati. Il modo più semplice per farlo dipende dal setup del tuo sito.
Se utilizzi WordPress.…
- Installa il plugin GA Google Analytics.
- Vai all’interno delle impostazioni.
- Copia l’ID di monitoraggio da Google Analytics.
- Incolla l’ID di monitoraggio all’interno della box GA tracking ID nelle impostazioni del plugin.
- Seleziona Global Side Tag dalle opzioni di Tracking Method.
- Clicca su Save Changes.
Se utilizzi Wix…
- Vai su Integrazioni Marketing.
- Sotto Google Analytics, clicca su Connetti.
- Clicca su Connetti Google Analytics.
- Incolla l’ID di monitoraggio di Google Analytics all’interno del pop-up.
- Spunta la voce Anonimizzazione IP se desideri nascondere gli indirizzi IP da Google.
- Clicca Salva.
Se utilizzi un altro CMS/piattaforma…
Google offre istruzioni per la maggior parte dei CMS qui. In ogni caso, noterai come non tutte le piattaforme forniscono un supporto nativo per i nuovi “G-” ID di GA4. In alcuni casi, quindi, dovrai installare manualmente il codice completo gtag.js all’interno della sezione <head> del tuo sito web.

In alternativa, puoi utilizzare Google Tag Manager (GTM). GTM è una sorta di opzione avanzata. È il mio metodo preferito per aggiungere dei tag alle pagine in quanto solitamente ho bisogno di aggiungere diversi tag di performance per il marketing (Facebook, Hubspot, ecc…).
Se vuoi approfondire Google Tag Manager, leggi questo.
3. Testa l’implementazione
Gli errori di tracciamento su Google Analytics sono comuni, quindi è cruciale testare l’installazione.
Esistono diversi modi per fare un controllo, ma quello più semplice è utilizzare l’estensione Chrome chiamata “Tag Assistant”. È un prodotto non più aggiornato, ma funziona bene ed è ancora disponibile per il download.
Ecco come testare la tua installazione con quest plugin:
- Installa l’estensione.
- Apri il tuo sito.
- Clicca sull’icona dell’estensione della barra del browser
- Clicca su Attiva e ricarica la pagina.
Tutti i tag installati non correttamente saranno rossi, e mostreranno una faccina triste:

Tutti quelli installati correttamente saranno verdi, e mostreranno una faccina felice:

Come impostare il tracciamento degli obiettivi
Google Analytics inizia a misurare automaticamente i dati sul traffico verso il tuo sito e le interazioni degli utenti come gli scroll di pagina, i clic in uscita, le ricerche sul sito, l’engagement con i video e download dei file.

Tutti questi eventi tracciati automaticamente hanno l’opzione di poter essere tracciati come obiettivo. Obiettivi aggiuntivi, come completamenti del form o chiamate telefoniche, devono essere settati come evento utilizzando GTM.
All’interno della tua proprietà GA4, clicca su “configura” nella navigazione a sinistra (assomiglia all’icona di una tabella).
Devi semplicemente spostare il toggle chiamato “contrassegna come conversione “ per gli eventi che vuoi tracciare come conversioni.

Una volta che hai impostato tutto correttamente, ti starai probabilmente chiedendo come utilizzare questo strumento. Questa è una domanda difficile in quanto non esiste un modo univoco di utilizzare Google Analytics. Il tool può dirti centinaia di cose riguardo il tuo sito, quindi il modo in cui lo utilizzerai dipende dai dati di cui avrai bisogno.
Per questo motivo, invece di provare a spiegare ogni singolo report, parlerò solo delle basi su come utilizzare GA4 per comprendere come gli utenti arrivano al tuo sito, cosa fanno lì sopra e come i clienti convertono in base alla multicanalità.
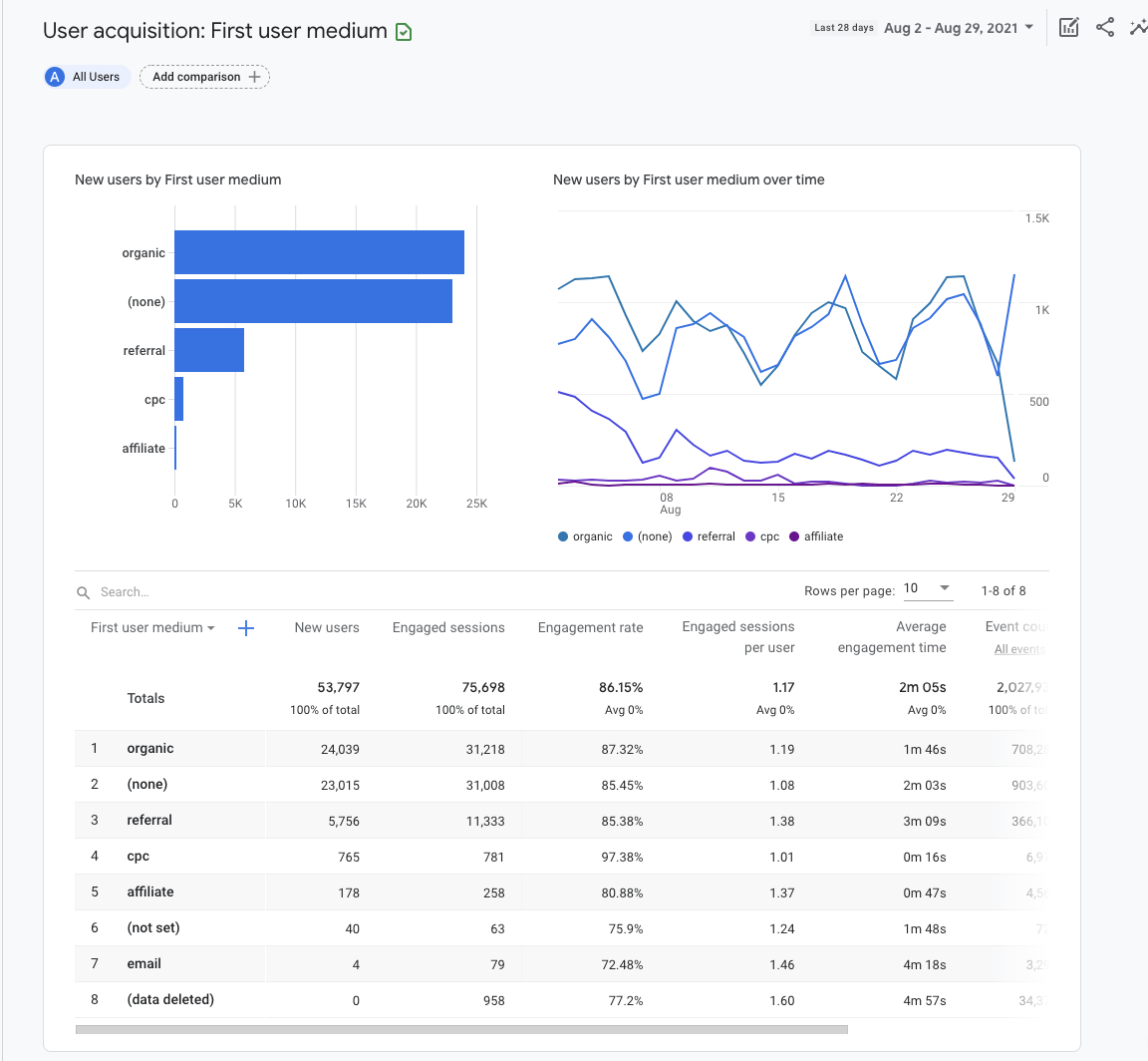
Acquisizione
Il report acquisizione ti dice il modo in cui gli utenti arrivano sul tuo sito. In GA4, ci sono due diverse categorie: Acquisizione Utenti e Acquisizione Traffico.
I report di acquisizione utenti sono basati sull’engagement degli utenti, mentre quelli sull’acquisizione del traffico sono basati sull’engagement delle sessioni. Questa distinzione è importante, in quando un utente può avere diverse sessioni. Per questo motivo, vedremo il report Acquisizione Utenti.
Per andare sul report Acquisizione Utenti:
- Loggati su Google Analytics.
- Clicca ed espandi i report Ciclo di vita.
- Clicca ed espandi i report Acquisizione.
- Clicca su Acquisizione Utenti.

Puoi segmentare il report aggiungendo un confronto per dati Demografici, Dispositivi o Eventi personalizzati come, ad esempio, uno specifico codice sconto.
Per ora, diamo uno sguardo ad ampio spettro, e lasciamo su “Tutti gli utenti”:

Il grafico a barre e quello a dispersione verranno popolati automaticamente in base alle metriche che hai impostato nella tabella.
In questo caso abbiamo scelto “Mezzo della prima interazione dell’utente” come categoria nella prima colonna della tabella. Questo ci mostra la fonte attraverso la quale gli utenti sono stati acquisiti. Ad esempio “Organico” combina il traffico di tutte le sorgenti organiche: Google, Bing, Yahoo, ecc..
Coinvolgimento
I report sul coinvolgimento ti informano di quello che gli utenti fanno sul tuo sito. Il coinvolgimento viene misurato in base al tempo nel quale il tuo sito era attivo nel browser dell’utente, il numero di utenti che ha scrollato almeno il 90% della pagina, conteggio di eventi e di conversioni.
Diamo uno sguardo ad uno dei report della sezione Coinvolgimento: Pagine e schermate.
Per andare sul report:
- Loggati su Google Analytics.
- Clicca ed espandi i report Ciclo di vita.
- Clicca ed espandi i report Coinvolgimento.
- Clicca su Pagine e schermate.

Segmenta il report aggiungendo un confronto fra i vari canali di marketing che vuoi analizzare. Ad esempio, puoi includere la dimensione “Mezzo della prima interazione dell’utente” con valore impostato su “Organico”.

Il grafico a barre e quello a dispersione vengono popolati automaticamente in base alle metriche impostate, come mostrato nella tabella sottostante.

Successivamente, potrai personalizzare le dimensioni che andranno a modificare gli attributi descrittivi o le caratteristiche dei dati della colonna 1. Ad esempio, scegliendo “Titolo pagina e classe schermata”, verrà mostrato il titolo della pagina, mentre scegliendo “Pagine e schermate: Percorso pagina + stringa di query e classe schermata” verrà mostrato l’URL.
Le restanti colonne nella tabella mostrano le “metriche”. Una metrica è uno specifico elemento di una categoria. Ad esempio, la categoria “Titolo della pagina” può essere associata ad una metrica come nuovi utenti, scorrimenti unici, conteggio eventi e altre metriche di coinvolgimento.
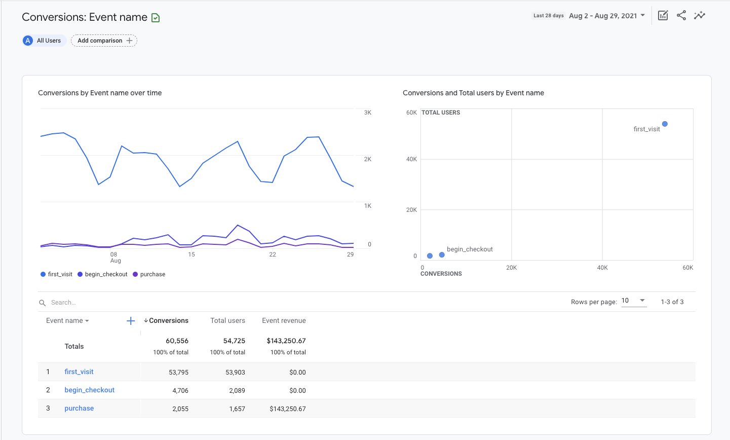
Conversioni
I report relativi alle conversioni ti dicono quali attività degli utenti stanno contribuendo al successo del tuo business. Per un sito di ecommerce, questo potrebbe essere l’acquisto. Per un sito di lead generation potrebbe trattarsi dell’invio di un form di contatto.
In GA4, gli “obiettivi” vengono misurati come eventi di conversione. I dati relativi agli eventi che vedi nei report di GA4 vengono attivati man mano che gli utenti interagiscono con il tuo sito.
Per ottenere i report sulle conversioni:
- Loggati su Google Analytics.
- Clicca ed espandi i report Ciclo di vita.
- Clicca ed espandi i report Coinvolgimento.
- Clicca su Conversioni.

Il grafico a barre e quello a dispersione vengono popolati automaticamente in base alle metriche impostate.
All’interno della tabella, troverai i vari eventi elencati per nome, numero di conversioni associate, utenti totale ed entrate generate dall’evento. Clicca sul nome di un evento per aprire il report specifico di quell’evento.

Per un sito di ecommerce, potresti voler vedere informazioni aggiuntive riguardo gli utenti che avviano il processo di pagamento. Per farlo, clicca sull’evento chiamato ‘begin_checkout’.
Questo aprirà un nuovo report che mostra le fonti di traffico, il numero di conversioni e il valore per l’evento selezionato.

Clicca sul menù dropdown nell’angolo in alto a sinistra del grafico a linea per rifinire le metriche e le dimensioni contenute nel report.
Ad esempio, puoi scegliere di vedere il numero di conversioni o il valore del singolo evento. Puoi anche scegliere di vedere gli eventi in base alla Sorgente Evento, Campagna Evento, o anche alle metriche di Google Ads.
Aggiungi una seconda dimensione, come la città, alla tabella cliccando sull’icona blu con il simbolo più a fianco la Colonna 1.

Impostare Google Analytics e comprendere come configurare i report è solo l’inizio. Il vantaggio dell’imparare ad utilizzare GA4 è che puoi rispondere a esigenze di marketing attraverso l’interpretazione dei dati.
Se hai appena installato Google Analytics, devi attendere almeno 24–48 ore prima che i dati popolino i report—anche se ti consiglio di aspettare almeno 3–4 settimane prima di prendere una decisione in base ai report.
Qui sotto trovi tre semplici modi attraverso i quali puoi utilizzare i dati di Google Analytics per migliorare il tuo sito.
Migliorare il traffico: Quale canale porta più traffico?
Ad un livello base, il search engine marketing consiste nel portare più utenti coinvolti verso il tuo sito. Per farlo, devi sapere prima di tutto quali canali ti stanno portando più traffico.
Ecco come identificare i canali che stanno performando meglio:
- Recati nel report Acquisizione Utenti all’interno della sezione Acquisizione.
- Imposta la Colonna 1 su Nuovi utenti in base al mezzo della prima interazione.
- Clicca su Nuovi Utenti nell’header della tabella per ordinare in base al volume di traffico generato.

Questi canali di marketing sono quelli che portano più nuovi utenti (persone che visitano il sito per la prima volta) verso il tuo sito.
Esplora le altre metriche contenute nella tabella per comprendere in che modo ogni canale di marketing contribuisce alle performance del tuo sito web.
Ad esempio, se clicchi sul tasso di coinvolgimento o sulla durata media del coinvolgimento vedrai quanto i tuoi sforzi di marketing stanno avendo un impatto sulla fiducia degli utenti.
Il tasso di coinvolgimento rappresenta la percentuale di sessioni che hanno interagito con il tuo sito diviso il numero totali di sessioni. In contrasto, la durata del coinvolgimento è il tempo medio quando il tuo sito è stato aperto e visualizzato in una finestra del browser dall’utente.
Per misurare i miglioramenti puoi aggiungere un dato di confronto temporale dall’angolo in alto a destra.
Migliora l’efficacia dei contenuti: Quali pagine portano più traffico?
Comprendere quali contenuti portano più traffico organico ti aiuterà a rifinire la tua strategia di content marketing.
Ecco come farlo:
- Vai nel report Pagine e schermate all’interno di Coinvolgimento.
- Clicca su Tutti gli utenti in cima alla schermata.
- Cambia la categoria a Fonte della prima interazione utente.
- Seleziona organico come valore della categoria.
- Clicca su Applica.
- Clicca su Nuovi Utenti nell’header della tabella per ordinarla in base al volume di traffico.

Queste landing page sono quelle che da organico portano il maggior numero di nuovi utenti (persone che visitano il sito per la prima volta) al sito. Dovresti creare più pagine come queste.
Al contrario, clicca sull’header una seconda volta per ordinare la tabella in modo ascendente. Se ci sono landing page che da organico non portano traffico, dovresti rivederle sulla base dei tuoi obiettivi aziendali e revisionare la tua strategia di conseguenza. La revisione potrebbe includere anche la ripubblicazione del contenuto o addirittura la sua rimozione.
Migliora il targeting geografico: Da dove provengono gli utenti migliori?
Se investi in annunci o SEO multi-geo, devi ottenere dei dati specifici per le zone geografiche per comprendere dove incrementare o ridurre i tuoi sforzi in termini di marketing. Puoi utilizzare il report Dati Demografici per questo scopo.
Ecco come fare:
- Vai su Dettagli demografici sotto i report della sezione Demografiche.
- Ordina la tabella per tasso di coinvolgimento, eventi specifici o entrate totali.

Questo report è davvero utile per affinare la posizione geografica delle Ads.
Se vuoi ottenere più dati segmentando in maniera specifica, clicca Paese dal dropdown della prima colonna della tabella, e cambialo in Città o Regione.
Conclusione
Impostare Google Analytics potrebbe sembrare difficile come imparare l’universo di Star Trek, ma un setup di base è tutto quello di cui hai bisogno per iniziare. Investire venti minuti del tuo tempo, ogni giorno, per imparare come impostare GA4 e come tirar fuori dei report utili ti ripagherà nel corso del tempo.
Il successo è nei dati.
Domande? Scrivimi su Twitter.
![Come Utilizzare Google Analytics 4 per Principianti [Guida 2021]](https://liftbodyfocus.vip/blog/it/wp-content/uploads/2022/02/blog_how_to_use_google_analytics-400x200.png)