この記事はAhrefs公式サイト内【Academy】内、【Ahrefsの使い方】のページの日本語訳です。
原文:How to use the Organic competitors report
※原文を確認するには、Ahrefsの登録が必要になります。
原文ページ内には動画もございますので、もしアカウントをお持ちでない方は、無料登録できるAhrefs Webmaster Toolsを登録していただくことで、確認することができます。
選択したモードに応じて、オーガニック競合他社レポートには次のことが表示されます。
- ターゲットが最も多くのトラフィックを獲得しているのと同じキーワードで、オーガニック検索結果の上位 10 位にランクされている競合 Web サイト。
- ターゲットが上位 10 位の結果で最も多くのトラフィックを獲得しているのと同じキーワードで上位 100 位のオーガニック検索結果にランクされている競合ページ。

競合する Web サイトを表示するには、「ドメイン」および「サブドメイン」ターゲット モードを使用します。または、パスに複数のページがある場合は「パス」ターゲット モードです。

競合するページを表示するには、「正確な URL」ターゲット モードを使用します。パスに複数のページがない場合は、「パス」ターゲット モードを使用します。

ここでは実用的ケースをいくつか紹介します。
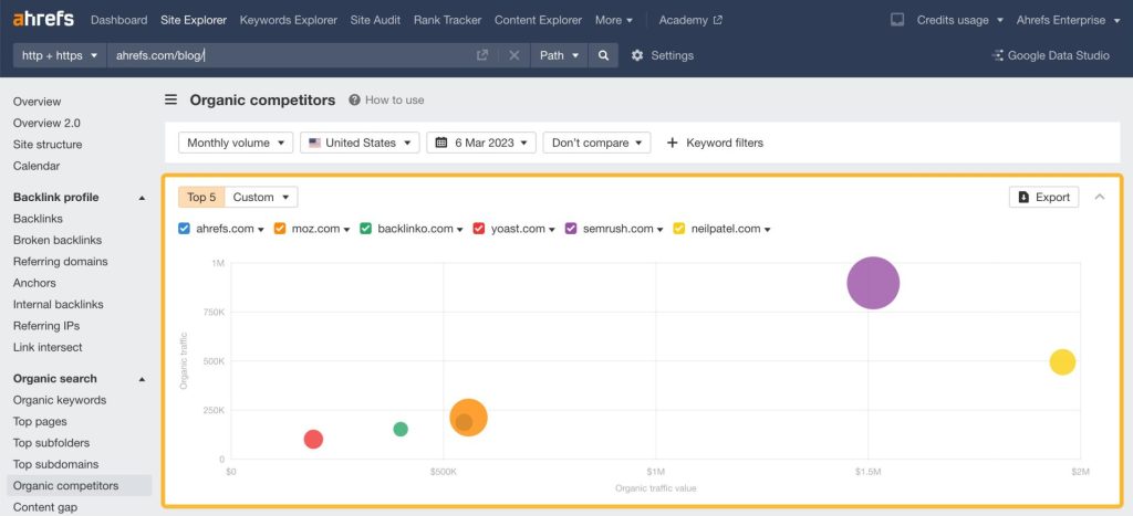
自然検索での競合他社の競合マップと、オーガニック トラフィック (Y 軸)、オーガニック トラフィック値 (X 軸)、オーガニック ページ (円) の観点から、オーガニック競合他社が自社とどのように競合しているかを把握します。
サークルのサイズが大きいほど、競合他社のページ数は多くなります。

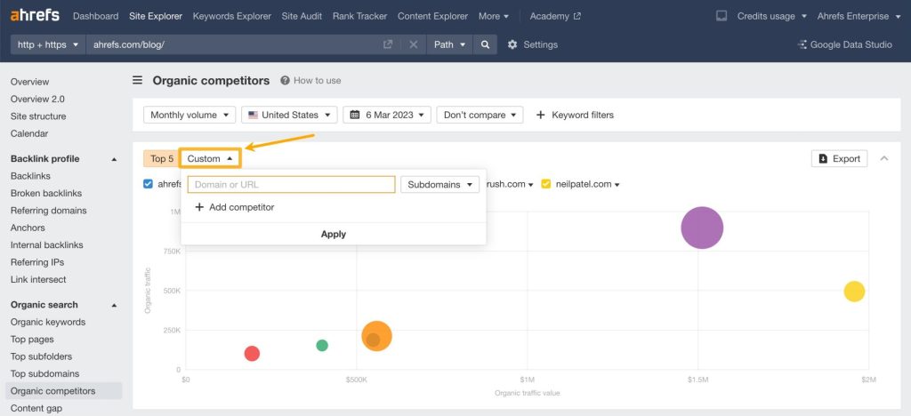
[カスタム]ドロップダウンから競合他社を手動で追加することもできます。
![Ahrefs「オーガニック競合他社」レポートで、[カスタム]ドロップダウンメニューから競合サイトを手動追加できる設定画面。](https://liftbodyfocus.vip/blog/ja/wp-content/uploads/2024/03/image-393-4.jpg)
競合他社がページを作成する速度を確認するには、競合マップ内の比較モードを使用します。以前の値は点線の円で表示されます。

たとえば、過去 6 か月間と比較すると、113 のオーガニック ページをリリースし、月間 39,800 回の検索からの訪問数を獲得したことがわかりました。
検索結果上での競合他社を特定したら、一般的なキーワードの割合で並べ替えられた表まで下にスクロールします。

[キーワードの重複]列を使用して、最も関連性の高い競合他社をスキャンできます。
!["Ahrefs「オーガニック競合他社」レポートの一覧表で、[キーワードの重複]列を利用して競合サイトとの共通キーワード数を確認できる画面。
"](https://liftbodyfocus.vip/blog/ja/wp-content/uploads/2024/03/image-394-2.png)
色が表すものは次のとおりです。
- 水色: Web サイトが固有に獲得しているキーワード
- 紫:両方の Web サイトに存在する(被っている)共通のキーワード
- オレンジ:競合他社が固有に獲得しているキーワード
分析に適した Web サイトを特定するには、紫色のセクションとオレンジ色のセクションの両方を見てください。
競合する Web サイトには、十分な数の共通キーワード (関連性の指標) と十分な量の固有キーワード (見逃している潜在的なキーワードの機会) が必要です。
あなたのウェブサイトを選択したら、競合他社のキーワード欄の下の数字をクリックすると、競合他社がランクインしているが、あなたがランクインしていないキーワードをすべて見ることができます。

競合性の低いキーワードを見つけるには、KD フィルターを最大 10 に設定します。

次に、 [競合他社のキーワード]列の下の数字を入力して、ターゲットにする価値があると思われる競合の少ないトピックを確認します。
!["Ahrefsのキーワード分析画面で、[競合他社のキーワード]列の数値リンクをクリックし、競合が少なくターゲットに適したトピックを確認している画面。
"](https://liftbodyfocus.vip/blog/ja/wp-content/uploads/2024/03/image-397-2.png)
競合他社サイトのぺージの中で最もパフォーマンスの高いページを研究してください。「ページ」列の下にあるネストされたテーブルを開き、作成する価値のあるページを見つけます。
!["Ahrefs「オーガニック競合他社」レポートで、[ページ]列のネストされたテーブルを展開し、競合サイトの最もパフォーマンスの高いページを分析している画面。
"](https://liftbodyfocus.vip/blog/ja/wp-content/uploads/2024/03/image-398.png)
たとえば、Yoast.com では、SEO の文脈での使用方法に関する記事があり、キーワード「トランジション ワード」のオーガニック検索結果でランク付けされているようです。このトピックの検索ボリュームは 114,000 なので、ブログ記事を書く価値もあるかもしれません。
オーガニック競合他社については、Ahrefs ブログのいくつかの記事をご覧ください。