进入 Google Analytics。
Google Analytics 就好比给你指明的灯光,它会显示谁在访问、用户是如何找到你的,以及他们在做什么。 然后,你可以使用这些数据自信的去改进、运营你的网站。
在本指南中,你将了解:
- 什么是 Google Analytics
- 为什么要用 Google Analytics
- 如何设置 Google Analytics
- 如何使用 Google Analytics
- 如何利用 Google Analytics 改善你的网站
Google Analytics 4 (GA4) 是 Google 的一种网络分析工具,可让你免费跟踪和衡量网站上的用户流量和行为。 估计有 2880 万个网站使用它,估计占网络分析市场 85.9% 的份额。
它长这样:

你开设网站是为了向潜在客户介绍你的产品或服务,并将他们转化为忠实客户。 为了有效地做到这一点,你需要知道访问者来自哪里、他们最感兴趣的是什么,以及哪些点有助于将他们转变为客户。
使用 GA4 记录和分析你的数据,将帮助你制定数字营销策略,以吸引更多访问者并赚取更多收入。
Google Analytics 免费么?
Google Analytics 是完全免费的,但确实有收集和配置限制。 大多数中小企业永远不会超过这些限制。 如果你担心,请查看每个报告标题旁边的绿色的标记; 这代表你查看的不是样板数据。

不先撒网就无法捕获任何鱼。Google Analytics(分析)在未安装的情况下无法收集数据。 所以你需要提前做好设置。
按照以下三个步骤安装和测试 Google Analytics:
1. 创建和设置你的 Google Analytics(分析)帐户
按照以下说明正确创建你的帐户:
- 进入 analytics.google.com.
- 点击 Start measuring(开始衡量)
- 输入帐户名称(这是用于内部的。我们建议使用你的公司名称。)
- 编辑数据共享设置(可选)
- 点击 Next(下一项)
- 输入网络媒体资源名称(这仅供内部使用,尤其是一家公司下有多个网站时。)
- 检查报告时区和货币(这对于企业的位置应该是准确的)。
- 点击 Show advanced options(显示高级选项)
- 将 “创建 Universal Analytics 媒体资源” 选项切换为开启(这被认为是保持启用 GA4 增强措施的最佳做法。)
- 输入网站域名
- 点击 Next(下一项)
- 输入行业和企业规模信息(可选)
- 点击 Create(创建)
- 接受 Google Analytics 服务条款协议(在同意之前一定要熟悉这一点,因为你所在的位置可能有特定的隐私规则和规定。)
- 检查网络流量详细信息(确保一切正确,包括 HTTP 与 HTTPS 以及 www 与非 www 之类的内容。这些可能会影响数据准确性。)
2. 将 GA 标记代码添加到你的网站
你需要先在你的网站上安装 GA 标记,然后 Google Analytics 才能收集任何数据。 执行此操作的最简单方法取决于你的网站。
如果你使用 WordPress…
- 安装 GA Google Analytics 插件
- 进入插件设置
- 从 Google Analytics 复制你的 Measurement ID.
- 将 Measurement ID 粘贴至插件设置中的 GA tracking ID 栏
- 在 Tracking Method options 中选择 Global Side Tag
- 点击 Save Changes.
如果你使用的是 Wix…
- 进入 Marketing Integrations
- 在 Google Analytics 下方点击 Connect.
- 点击 Connect Google Analytics
- 在弹出的窗口中粘贴你的 Measurement ID
- 如果你希望对 Google 隐藏访问者的 IP 地址,请勾选 IP Anonymization 复选框
- 点击 Save.
如果你使用的是其他 CMS/平台…
Google 在此处提供了大多数 CMS 说明的链接。 但是,你会注意到并非所有平台都为 GA4 中的新“G-”ID 提供支持。 因此,在某些情况下,你需要通过将完整的 gtag.js 代码复制到网站的 <head> 部分。

或者,你可以使用 Google Tag Manage (GTM)。 GTM 对于初学者来说有些难度。 尽管如此,这是我添加页面代码的首选方法,因为我通常需要添加多个营销表现标签(Facebook、HubSpot 等)
如果你想了解有关 Google Tag Manage 的更多信息,请阅读此内容。
3. 测试你的设置
Google Analytics 跟踪错误很常见,因此在结束之前测试你的设置至关重要。
有几种方法可以做到这一点,但迄今为止最直接的方法是使用 Google 的 Tag Assistant Chrome 扩展程序。 这是一个老产品,但它仍然有效并且仍然可以下载。
以下是使用扩展程序测试你的设置的方法:
- 安装拓展程序
- 打开网站
- 单击浏览器栏中的扩展程序图标。
- 单击启用并刷新你的网页。
错误安装的标签将是红色的:

正确安装的标签将是绿色的:

如何设置目标跟踪
Google Analytics 会自动开始衡量你网站的流量和用户交互,例如页面滚动、出站点击、网站搜索、视频参与和文件下载。

所有这些自动跟踪的事件都可以选择标记为目标。 任何其他目标,例如完成表单、或电话呼叫,都需要使用 GTM 设置为事件。
在你的 GA4 媒体资源中,点击左侧导航栏中的 “configure”(看起来像一个表格图标)。
你只需点击 “mark as conversion” 的切换按钮,即可激活触发转换。

一切都正确设置后,你可能想知道如何使用这个东西。 这个问题很难回答,因为没有单一的方法可以使用 Google Analytics。 它可以告诉你有关你网站的数百件事,因此你使用它的方式将取决于你需要了解的数据。
出于这个原因,我不想在这里解释每一份报告,而只是介绍如何使用 GA4 了解用户如何访问你的网站、他们在那里做什么、以及客户采取的多渠道旅程的基础知识。
Acquisition(获客)
Acquisition(获客)报告会告诉你用户如何访问你的网站。 在GA4中,这分为两类:User Acquisition(用户获取)和 Traffic Acquisition(流量获取)。
用户获取报告基于用户参与度,而流量获取基于会话参与度。 这种区别很重要,因为一个用户可以有多个会话。 因此,下面我们将解释用户获取报告。
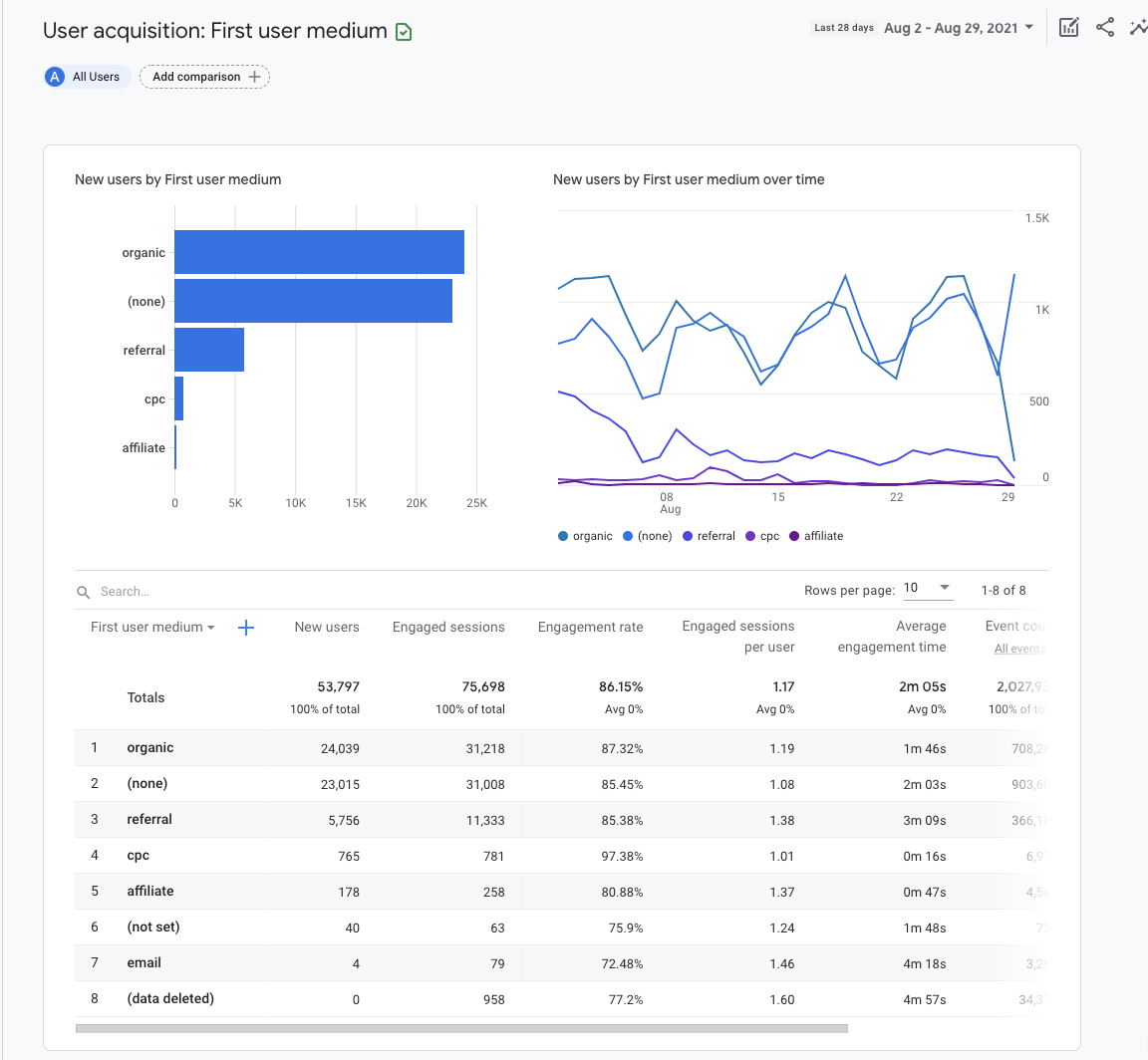
获取用户获取报告:
- 登陆 Google Analytics.
- 单击以展开 Life Cycle(生命周期)报告
- 单击以展开 Acquisition (获客)报告
- 点击 User acquisition(用户获取)

你可以通过添加用户人口统计、设备或自定义事件(如特定优惠券代码)的比较来细分你的报告。
现在,让我们使用高级视图并将其保留为“所有用户”:

条形图和散点图将使用你在表中的数据。
在上面的示例中,我们为表格第一列中的维度选择了 “First user medium(第一用户媒介)”。 这向我们展示了最初获取用户的来源。 例如,“organic” 结合了来自所有自然来源的流量:谷歌、必应、雅虎等。
Engagement(互动度)
Engagement(互动度)报告会告诉你用户在你的网站上做了什么。互动度是通过:浏览你网站平均时间长度、滚动至少 90% 网页的唯一用户数量、事件计数、和转化计数来衡量的。
让我们只看一下参与度报告之一:Pages and screens(网页和屏幕)。
获取报告:
- 进入 Google Analytics
- 点击展开 Life Cycle(生命周期)报告
- 点击展开 Engagement(互动度)报告
- 点击 Pages and screens(网页和屏幕)

通过添加你要分析的营销渠道的比较来细分你的报告。 例如,包含值为 “organic” 的 “First user medium(第一用户媒介)”维度。

条形图和散点图将使用你表中的数值。

你可以更改列 1 中数据的描述性属性、或特征的维度。例如,选择 “页面标题和屏幕类别” 将显示页面标题,而 “页面路径+查询字符和屏幕类别” 将显示 网址。
表中的其余列显示 “指标”。 度量是维度的特定元素。 例如,“页面标题” 的维度可以与新用户、唯一用户滚动、事件计数和其他参与度指标等指标相关联。
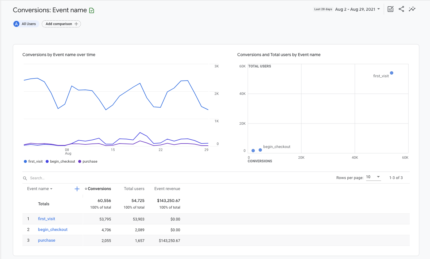
Conversions(转化/转化次数)
Conversions(转化/转化次数)报告会告诉你哪些用户活动有助于你的业务取得成功。 对于电子商务商店,这可能是购买。 对于潜在客户生成网站,它可能会提交联系表格。
在 GA4 中,“goals(目标)” 被衡量为转化事件。 你在 GA4 报告中看到的事件数据会在用户与你的网站互动时触发。
获取转化报告:
- 登入 Google Analytics
- 点击展开 Life Cycle(生命周期)报告
- 点击展开 Engagement(互动度)报告
- 点击 Conversions(转化/转化次数)

条形图和散点图将使用表中的数据。
在表格中,你会发现按名称、关联转化次数、总用户数、和事件收入列出的事件。 单击事件名称可打开有关该特定事件的报告。

对于电子商务网站,你可能希望查看有关启动结帐流程的用户的其他信息。 为此,请单击事件名称 “begin_checkout(开始结算)”。
这将打开一个新报告,仅显示所选事件的流量来源、转化次数和价值。

单击折线图左上角的下拉菜单可调整报告中的指标和维度。
例如,你可以选择查看转化次数、或事件价值。 你还可以选择按事件来源、事件媒介、事件活动、滞留时间、或 Google Ads 指标查看事件的来源。
通过单击第 1 列旁边的蓝色加号图标,将二级维度(例如城市)添加到资源管理器表中。

设置 Google Analytics 并了解如何配置报告只是一个开始。 学习如何使用 GA4 的好处是,你可以用真实数据回答营销上遇到的问题。
如果你刚刚安装了 Google Analytics,你需要等待至少 24–48 小时才能让数据填充到报告中——尽管我建议你至少等待 3–4 周的数据,再继续操作。
以下是使用 Google Analytics 中的数据改进网站的三种简单方法。
提高流量:哪些渠道带来的流量最多?
在非常基本的层面上,搜索引擎营销是为了让更多参与的用户访问网站。 为此,你首先需要知道哪些渠道带来了最多的流量。
以下是如何找到表现最佳的营销渠道:
- 进入Acquisition(获客)中的 User Acquisition(用户获取)报告
- 设置栏目 1 为 First user medium(第一用户媒介)
- 点击 New Users(新用户)表头,按照流量从大到小排序

这些营销渠道正在为你的网站带来最多的新用户(首次访问者)。
探索表格中的其他指标,以进一步了解每个营销渠道对你网站的贡献。
例如,点击互动率、或平均互动时间会告诉你哪些营销工作正在赢得访问者的信任。
互动率是与你的网站互动的会话除以所有会话的百分比。 相比之下,互动时间是你的网站位于用户浏览器窗口的平均时间长度。
要衡量改进效果,请在右上角添加基准日期范围,从而进行比较。
提高内容有效性:哪些页面带来的流量最多?
了解哪些内容带来了最多的自然流量将帮助你调整你的内容营销策略。
下面是怎么做:
- 进入 Engagement(互动度)中的 Pages and Screens(网页和屏幕)报告
- 屏幕顶部,点击 All users(所有用户)
- 将维度调整为 First user medium(第一用户媒介)
- 将 organic(自然流量)设置为维度值
- 点击 Apply(应用)
- 点击 New Users(新用户)表头,按流量大小排列

这些自然流量的着陆页为你的网站带来了最多的新用户(首次访问者)。 你将希望创建更多此类文章。
另一方面,再次单击标题可按升序对表格进行排序。 如果有零用户流量的自然流量着陆页,你将需要重新评估它们与你的业务目标的相关性,并相应地调整你的策略。 这可能包括重新发布内容或将其从你的网站中删除。
改进地理定位:我最好的客户来自哪里?
如果你正在投资广告或多地域的 SEO,你需要特定地点的数据来了解在哪里增加或减少营销工作。 为此,你可以使用 Demographic details(受众特征详情)报告。
怎么做:
- 打开 Demographics(受众)中的 Demographic details(受众特征详情)报告
- 按参与率、特定事件、或总收入对表格进行排序。

此报告对于微调广告位置定位非常有用。
如果你想更具体地了解你的细分,请单击表格第一列中的 Country 下拉菜单并将其更改为 Town/City 或 Region。
最后
设置 Google Analytics 可能感觉就像学习克林贡语(注*)一样,但你只需要一个基本的报告设置即可开始使用。 每天投入 20 分钟来学习如何设置 GA4 以及如何提取报告,你付出的努力终将获得回报。
译者注*克林贡语:克林贡语(Klingon Language)是构造较为完善的一种人造语言。使用这种语言的克林贡人是科幻作品星际迷航里一个掌握着高科技却野蛮好战的外星种族。
成功在于数据。
有问题吗?在 Twitter 上找我吧。
译者,Park Cheng,歪猫出海创始人。
![初学者如何使用 Google Analytics 4 [2021 指南]](https://liftbodyfocus.vip/blog/zh/wp-content/uploads/2021/10/blog_how_to_use_google_analytics-400x200.png)