Find and fix 170+ common SEO issues. No installation needed. No advanced SEO knowledge required.
Signing up here gives you access to Ahrefs Webmaster Tools ↗ for free

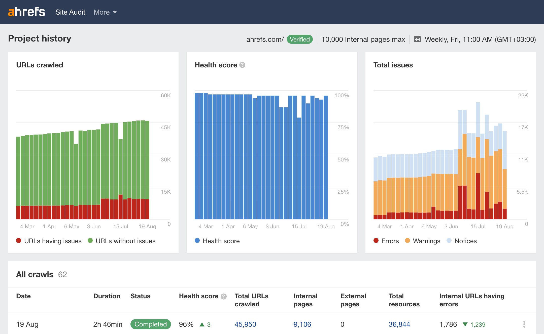
Health Score gives you a high-level overview of your SEO performance based on the number of errors found.

Go through all your SEO issues in the All issues overview report. Each issue is properly categorized, shows its importance and tells you how many pages are affected by it.

Learn about each issue and how to fix it in our comprehensive issue descriptions. Click through to see the list of affected URLs and fix what might be hindering their success in search engines.

Never miss an important SEO issue again. Schedule regular audits with email alerts when they're done. Compare your audit results between crawls to track your progress.

The free SEO audit tool goes beyond technical SEO. You can also check all backlinks pointing at your site with metrics such as their Domain Rating (DR) and estimated organic traffic.

Find out how you stack up against competitors in terms of keyword rankings:

Why don't you instantly audit my SEO right on this page?
Is the SEO audit tool really free?
How many websites can I analyze with the free SEO audit tool?
Is there a limit on how many pages I can crawl?
Signing up here gives you access to Ahrefs Webmaster Tools ↗ for free